12-Strategy Engine — Backtest Results
All results on BTCUSD with Auto-Detect (Connors RSI-2), default settings, $10,000 initial capital.
| Metric | 4H | Daily | Weekly |
|---|---|---|---|
| Total P&L | +$136.76 (+1.37%) | −$5,939.04 (−59.39%) | +$560.84 (+5.62%) |
| Max Drawdown | $1,183.85 (11.59%) | $6,046.04 (60.46%) | $1,149.89 (10.44%) |
| Total Trades | 893 | 247 | 26 |
| Win Rate | 35.39% | 28.34% | 36.00% |
| Profit Factor | 1.011 | 0.394 | 1.207 |
| Test Period | ~9 years | ~14.5 years | ~14.5 years |
| Verdict | Break-Even | Losing | Profitable |
Weekly outperforms on risk-adjusted basis. The 1W timeframe produced a 1.207 profit factor and 10.44% max drawdown — the best return-to-risk ratio across all three timeframes. The low trade count (25) means this result needs more data to be statistically reliable.
4H provides the largest sample size. With 893 trades over ~9 years, the 4H result is the most statistically meaningful. A profit factor of 1.011 means the strategy barely edges past break-even on this timeframe with default settings.
Daily is the clear underperformer. A −59.39% P&L with 60.46% drawdown indicates that the Connors RSI-2 mean-reversion logic — designed for daily SPY dip-buying — does not translate well to daily BTC. The asset's strong trending behavior on daily candles works against mean-reversion entries.
Win rate is low across all timeframes (28–36%). This is typical of mean-reversion strategies that aim for a high reward-to-risk ratio per trade. The strategy relies on winners being larger than losers, not on winning more often.
MACD Momentum strategy selected manually. BTCUSD on Bitstamp, default settings. All timeframes tested.
| Metric | 30s | 1H | 4H |
|---|---|---|---|
| Total P&L | −$2,973 (−29.73%) | −$2,889 (−28.88%) | −$3,115 (−31.10%) |
| Max Drawdown | 29.73% | 29.07% | 37.57% |
| Total Trades | 1,738 | 2,087 | 1,470 |
| Win Rate | 1.21% | 32.44% | 32.45% |
| Profit Factor | 0.004 | 0.681 | 0.836 |
| Verdict | Catastrophic | Losing | Losing |
Bug identified: no filters on MACD crossover. The original condition ta.crossover(ml,ms) and mh>0 is redundant — the histogram is always > 0 at a bullish crossover. This means every single MACD crossover fires a trade with zero trend, RSI, or momentum confirmation.
Fix applied: Added RSI(14) filter (long only when RSI < 50), histogram acceleration (histogram must be accelerating), and EMA(200) trend filter. This matches the working logic from the CURSOR version of the script.
30s is unusable for any MACD strategy. MACD(12,26,9) on 30-second candles is measuring 6.5 minutes vs 13 minutes of price action — pure noise. MACD needs at least 1H+ candles for meaningful signals.
EMA Crossover (9/21) strategy selected manually. BTCUSD on Bitstamp, default settings.
| Metric | 1H | 4H | 1W | 1M |
|---|---|---|---|---|
| Total P&L | −$1,664 (−16.64%) | −$1,024 (−10.24%) | +$705 (+7.05%) | +$248 (+2.48%) |
| Max Drawdown | 17.00% | 10.94% | 6.62% | 7.77% |
| Total Trades | 966 | 649 | 17 | 5 |
| Win Rate | 33.33% | 34.51% | 50.00% | 60.00% |
| Profit Factor | 0.646 | 0.884 | 1.539 | 1.207 |
| Verdict | Losing | Losing | Profitable | Profitable |
EMA Crossover is a higher-timeframe strategy. The 9/21 EMA cross on weekly candles catches BTC's major bull/bear cycles — the 2023–2024 run from $15K to $100K+ shows up as clear BUY signals with profitable TP/SL exits. On 1H/4H, the same cross fires hundreds of times in ranging markets, bleeding out through commissions and false signals.
Weekly is the sweet spot: 50% win rate, 1.539 profit factor, 6.62% max drawdown over 14.5 years. This is the best risk-adjusted result we've seen across all strategy/timeframe combinations so far.
Recommended minimum timeframe: 1W. Do not use EMA Crossover below Daily. On lower timeframes, the EMA(50) filter is not sufficient to prevent whipsaw — the 9/21 cross happens too frequently without establishing a real trend.
Bollinger Squeeze strategy selected manually. BTCUSD on Bitstamp, default settings.
| Metric | 4H | Daily | Weekly | Monthly |
|---|---|---|---|---|
| Total P&L | +$211 (+2.11%) | −$5,555 (−55.55%) | +$838 (+8.38%) | +$333 (+3.33%) |
| Max Drawdown | 3.16% | 58.17% | 3.60% | 0.90% |
| Total Trades | 345 | 89 | 15 | 1 |
| Win Rate | 39.42% | 35.96% | 57.14% | 100% |
| Profit Factor | 1.053 | 0.178 | 1.81 | — |
| Verdict | Break-Even | Catastrophic | Best Overall | 1 Trade |
Weekly Bollinger Squeeze is the best result across all strategies tested so far. 1.81 profit factor, 57.14% win rate, and only 3.60% max drawdown over 14.5 years. Weekly volatility compressions on BTC produce reliable breakout signals — when BB squeezes inside Keltner Channels on weekly candles, the subsequent expansion is typically directional and sustained.
4H is the most statistically robust positive result. 345 trades with a 1.053 PF and only 3.16% drawdown. While barely profitable, the extremely low drawdown suggests the strategy has capital preservation even when it doesn't generate much return.
Daily is catastrophic again. A 0.178 PF is the worst of any strategy/timeframe combination tested. This is now the third strategy destroyed by the daily timeframe on BTC (RSI-2: 0.394, BB: 0.178, MACD: all negative). The daily timeframe on BTC appears to be a graveyard for these strategies.
VWAP Reversion strategy selected manually. BTCUSD on Bitstamp, default settings.
| Metric | 1H | 4H | Monthly |
|---|---|---|---|
| Total P&L | −$1,751 (−17.51%) | −$488 (−4.88%) | +$372 (+3.72%) |
| Max Drawdown | 17.76% | 8.16% | 0.32% |
| Total Trades | 958 | 67 | 2 |
| Win Rate | 32.05% | 23.88% | 100% |
| Profit Factor | 0.7 | 0.624 | — |
| Verdict | Losing | Losing | 2 Trades |
VWAP is an intraday indicator being used on multi-day candles. VWAP (Volume Weighted Average Price) resets each trading session. On 4H and above, the "VWAP" TradingView calculates is a rolling anchored VWAP that doesn't behave the same as intraday VWAP. The z-score deviations that work for mean-reversion on 5m–15m charts don't produce reliable signals on 4H+ candles.
4H has the lowest win rate of any test (23.88%). Winning less than 1 in 4 trades is extremely harsh, even for a high-R:R strategy. The 0.624 PF confirms the winners aren't large enough to compensate.
Monthly 0.32% DD is the record for this report. Two trades, both winners, negligible drawdown. Curious but not actionable. VWAP Reversion needs to be tested on 5m–15m (its natural habitat) to get a fair evaluation.
Supertrend strategy selected manually. BTCUSD on Bitstamp, default settings. Tested across 7 timeframes — the most comprehensive single-strategy test.







| Metric | 15m | 30m | 1H | 4H | 1D | 1W | 1M |
|---|---|---|---|---|---|---|---|
| P&L | −11.51% | −8.56% | −17.49% | −8.96% | −47.46% | +4.07% | −19.99% |
| DD | 11.55% | 8.88% | 17.52% | 10.48% | 49.76% | 8.98% | 22.78% |
| Trades | 621 | 525 | 675 | 446 | 111 | 15 | 8 |
| WR | 29.95% | 35.43% | 29.33% | 34.98% | 33.33% | 42.86% | 14.29% |
| PF | 0.377 | 0.599 | 0.547 | 0.863 | 0.277 | 1.219 | 0.153 |
| Verdict | Losing | Losing | Losing | Losing | Catastrophic | Profitable | Losing |
Weekly is the sole survivor again. Supertrend on weekly (1.219 PF, 42.86% WR, 8.98% DD) continues the pattern — only weekly candles provide enough trend persistence for the Supertrend ATR-trailing-stop mechanism to capture real directional moves without whipsawing.
Monthly Supertrend is a trap. Unlike BB and EMA which were at least break-even or low-trade on monthly, Supertrend on monthly loses −19.99% with 0.153 PF. Monthly candles are too slow for Supertrend's trend-flip detection — by the time it flips, the move is already exhausted. Only 1 win in 7 trades over 14.5 years.
Supertrend's "best non-weekly" is 4H (0.863 PF). With 446 trades over 9 years, this is statistically robust confirmation that Supertrend doesn't have a profitable edge on BTC below weekly. The ADX > 25 boost built into the strength calculation isn't enough to filter out ranging-market whipsaws.
Swing Failure Pattern (SFP) strategy selected manually. BTCUSD on Bitstamp, default settings. Tested across 6 timeframes. The first structure-based (non-indicator) strategy in the report.






| Metric | 30s | 1H | 4H | 1D | 1W | 1M |
|---|---|---|---|---|---|---|
| P&L | −4.56% | −17.77% | −24.55% | −26.21% | −19.96% | +1.54% |
| DD | 4.56% | 18.54% | 26.73% | 35.29% | 19.96% | 3.65% |
| Trades | 224 | 957 | 760 | 178 | 24 | 7 |
| WR | 4.02% | 31.66% | 32.37% | 35.96% | 26.09% | 33.33% |
| PF | 0.02 | 0.663 | 0.774 | 0.654 | 0.34 | 1.202 |
| Verdict | Noise | Losing | Losing | Catastrophic | Losing | Barely + |
SFP is the worst-performing strategy in the entire report. It loses on every timeframe from 30s through weekly. The 30s result (4.02% WR, 0.02 PF) is the lowest win rate and profit factor ever recorded in this test suite. Even on its “best” sub-monthly timeframe (4H, 0.774 PF with 760 trades), the edge is firmly negative.
Weekly fails too. SFP joins RSI Divergence as the second strategy to lose on weekly (−19.96%, 0.34 PF, 23 trades). The weekly timeframe's noise-filtering benefit only helps strategies that have a sound underlying signal — SFP's swing-high/low detection apparently doesn't produce reliable reversal signals on BTC.
Monthly is technically green (+1.54%, 1.202 PF) but with only 6 trades over 14.5 years — this is coin-flip territory. The result is not statistically meaningful and should not be relied upon.
Possible diagnosis: SFP was designed to detect false breakouts at swing highs/lows, but BTC's trend-persistent behavior means most “swing failures” are actually legitimate breakouts. The strategy is fighting the asset's nature. Consider restricting SFP to confirmed ranging regimes only, or removing it from the consensus engine for BTC entirely.
Break of Structure (BoS) strategy selected manually. BTCUSD on Bitstamp, default settings. Tested across 5 timeframes. The second structure-based strategy — BoS looks for directional breaks (opposite to SFP's failure detection).





| Metric | 1m | 15m | 1H | 1D | 1W |
|---|---|---|---|---|---|
| P&L | −33.70% | −25.33% | −25.71% | −79.39% | +11.81% |
| DD | 33.70% | 25.33% | 26.60% | 84.05% | 9.87% |
| Trades | 1,930 | 1,332 | 1,459 | 319 | 44 |
| WR | 11.87% | 27.63% | 32.63% | 36.99% | 48.84% |
| PF | 0.1 | 0.353 | 0.662 | 0.223 | 1.289 |
| Verdict | Noise | Losing | Losing | Catastrophic | Profitable |
Weekly BoS is a top-tier result. +11.81% P&L, 1.289 PF, 48.84% WR, 9.87% DD over 14.5 years with 43 trades. This is the second-best weekly result after Bollinger Squeeze (+8.38%, 1.81 PF) by profit factor, but actually the best by raw P&L. Weekly structural breaks on BTC align with major trend transitions — bull-to-bear and bear-to-bull pivots.
Daily BoS is the second-worst result in the entire report. −79.39% with 84.05% DD, rivaling RSI Divergence daily (−81.97%, 97.34% DD) for the bottom slot. The daily timeframe now has 7 consecutive losses across all strategies tested.
Sub-hourly BoS is a trade-generation machine with no edge. The 1m timeframe produced 1,930 trades in 20 days (nearly 100 trades/day) with 11.87% WR. BoS detects every micro-swing break as a signal, but on low timeframes these are just noise, not structural shifts.
BoS vs SFP — opposite outcomes: Both are structure-based, but BoS (directional continuation) works on weekly while SFP (reversal at swing points) failed everywhere. On BTC, betting with the break outperforms betting against it — consistent with BTC's trend-persistent nature.
Ichimoku Cloud strategy selected manually. BTCUSD on Bitstamp, default settings. Tested across 7 timeframes. The final strategy in the 12-strategy engine — and the only one profitable on both 4H and weekly.







| Metric | 15m | 45m | 1H | 4H | 1D | 1W | 1M |
|---|---|---|---|---|---|---|---|
| P&L | −7.85% | −11.39% | −12.52% | +1.80% | −56.07% | +1.40% | −2.03% |
| DD | 7.96% | 12.11% | 12.84% | 7.99% | 58.59% | 5.39% | 6.44% |
| Trades | 433 | 501 | 589 | 350 | 76 | 12 | 4 |
| WR | 29.33% | 32.53% | 33.11% | 36.86% | 27.63% | 45.45% | 25.00% |
| PF | 0.428 | 0.568 | 0.608 | 1.036 | 0.182 | 1.125 | 0.727 |
| Verdict | Losing | Losing | Losing | Profitable | Catastrophic | Profitable | Barely − |
Ichimoku is the only strategy profitable on both 4H and weekly. The 4H result (+1.80%, 1.036 PF, 350 trades over 9 years) is particularly notable — only three strategies have ever been profitable on 4H (BB at +2.11%, RSI-2 at +1.37%, and now Ichimoku at +1.80%). The multi-line cloud system (Tenkan/Kijun cross, Kumo twist, Chikou span) provides a natural regime filter that single-indicator strategies lack.
Lowest weekly drawdown in the entire report. Weekly Ichimoku's 5.39% DD is the lowest of any weekly winner — lower than BB (3.60% but only 14 trades) and BoS (9.87%). Ichimoku's cloud width provides a dynamic support/resistance zone that limits adverse excursions.
Clear PF gradient by timeframe: 0.428 (15m) → 0.568 (45m) → 0.608 (1H) → 1.036 (4H) → 1.125 (1W). This is the most orderly timeframe scaling of any strategy tested — Ichimoku literally gets more profitable as you increase the timeframe, until daily breaks the pattern (as always).
Daily remains cursed. −56.07% with 0.182 PF. The daily timeframe now stands at 8 consecutive losses across every strategy tested. Ichimoku's 26-period lookback on daily candles (26 trading days ~ 5 weeks) creates cloud levels that are too responsive to BTC's daily noise but too slow to catch intraday reversals.
RSI Divergence strategy selected manually. BTCUSD on Bitstamp, default settings. The first strategy to lose on every timeframe including weekly.
| Metric | 1H | 4H | Daily | Weekly |
|---|---|---|---|---|
| Total P&L | −$1,772 (−17.72%) | −$2,636 (−26.36%) | −$8,169 (−81.97%) | −$2,698 (−26.98%) |
| Max Drawdown | 18.72% | 28.45% | 97.34% | 29.12% |
| Total Trades | 1,188 | 921 | 319 | 40 |
| Win Rate | 33.84% | 31.05% | 20.69% | 12.82% |
| Profit Factor | 0.751 | 0.799 | 0.031 | 0.288 |
| Verdict | Losing | Losing | Catastrophic | Losing |
RSI Divergence is the worst strategy in the engine. It loses on every timeframe tested — the first strategy to break the "weekly always wins" pattern. The daily result (−81.97%, 97.34% DD, 0.031 PF) is the worst single backtest in this report. At 0.031 PF, gross profit is just 3.1% of gross loss — essentially every dollar won is offset by $32 lost.
The divergence detection is too crude. The current logic compares price and RSI against rolling 20-bar extremes: low < prev_20bar_low AND rsi14 > prev_20bar_rsi_low. This fires constantly without confirming actual swing structure (pivot highs/lows). Real divergence detection needs confirmed pivot points, not just rolling comparisons — otherwise the signal fires in the middle of strong trends where divergences are expected to fail.
Weekly 12.82% WR is telling. With 39 trades over 14.5 years, winning only 5 times means the strategy is actively fighting BTC's macro structure. When BTC is in a multi-month rally, the bearish divergence detector keeps shorting into strength. When BTC crashes, the bullish divergence detector tries to catch knives.
Recommendation: remove from consensus or rewrite. In the Multi-Consensus mode, RSI Divergence contributes votes that actively hurt overall signal quality. It should either be excluded from the vote count or rewritten with proper pivot-based divergence detection and a trend-alignment filter (only take bullish divergence above EMA 200, bearish below).
All backtests ran with the following default configuration (no parameters were changed).
Multi-Consensus mode (Min Agree = 3). Nine of 11 strategies enabled — VWAP Reversion and Ichimoku Cloud excluded. BTCUSD on Bitstamp, $10,000 initial capital. Tested across 7 timeframes.
| Metric | 30s | 1m | 3m | 1H | 4H | 1D | 1W |
|---|---|---|---|---|---|---|---|
| P&L | −5.54% | −7.03% | −5.55% | −5.09% | +2.40% | −27.70% | −1.84% |
| DD | 5.54% | 7.08% | 5.57% | 5.70% | 3.05% | 35.05% | 5.69% |
| Trades | 287 | 353 | 268 | 291 | 217 | 51 | 8 |
| WR | 1.05% | 8.78% | 13.06% | 34.71% | 40.09% | 46.00% | 42.86% |
| PF | 0.003 | 0.053 | 0.087 | 0.66 | 1.089 | 0.33 | 0.726 |
| Verdict | Noise | Noise | Noise | Losing | Profitable | Catastrophic | Near −0 |
Multi-Consensus 4H is the best 4H result in the entire report. With 1.089 PF, 40.09% WR, and only 3.05% DD over 217 trades across 9 years, it outperforms every individual strategy on 4H (BB: 1.053, Ichimoku: 1.036, RSI-2: 1.011). The consensus mechanism is doing what it's designed to do — filtering noise and only entering when multiple independent signals agree.
Weekly consensus is paradoxically worse than individual strategies. At −1.84% with only 7 trades, the 3-vote minimum threshold is too restrictive on weekly candles. Individual strategies produced 11–25 weekly trades; requiring 3+ agreements reduces this to 7, too few for a meaningful edge. A lower threshold (Min Agree = 2) might preserve the weekly alpha while still filtering noise.
The daily curse holds even with consensus. Nine strategies/modes now tested on daily BTC, nine losses. The 46% WR is the highest daily WR in the report, but the 0.33 PF means losing trades are 3× larger than winners. Consensus can improve entry quality but can't fix the fundamental TP/SL mismatch on daily candles.
Settings used: Min Agree = 3. Strategies enabled: Connors RSI-2, Z-Score MR, EMA+RSI, MACD+RSI, Bollinger Squeeze, Supertrend, HMA Trend, Swing Failure, Liquidity Sweep. Disabled: VWAP Reversion, Ichimoku Cloud.
The engine includes 11 individual strategies plus a consensus mode. Auto-Detect defaults to #1 (Connors RSI-2).
A separate Pine Script strategy engine from the Claude* version above. Tested on BTCUSD Bitstamp with $1,000,000 initial capital (100× the Claude* tests). Default settings, 8 strategies tested across multiple timeframes. Results: catastrophic across the board.
TL;DR — The ANTIGRAVITY engine is fundamentally broken. Out of 29 individual backtests across 8 strategies, only one produced a tiny profit: MACD+RSI Confluence on 4H (+0.68%, PF 1.006). Every other combination lost between 28% and 100% of capital, with multiple margin call events. The engine's position sizing, risk management, or signal logic is catastrophically flawed compared to the Claude* version.
ANTIGRAVITY engine, Connors RSI-2 strategy. $1M initial capital. 5 timeframes tested. All produced margin calls or near-total wipeout.
| Metric | 1m | 45m | 1H | 4H | 1D |
|---|---|---|---|---|---|
| P&L | −91.55% | −90.23% | −91.32% | −95.25% | −100.00% |
| P&L ($) | −$915,454 | −$902,323 | −$913,234 | −$952,523 | −$999,957 |
| DD | 91.55% | 90.48% | 92.15% | 95.31% | 100.00% |
| Trades | 2,621 | 2,332 | 2,527 | 2,003 | 382 |
| WR | 3.82% | 21.87% | 23.19% | 25.31% | 25.39% |
| PF | 0.069 | 0.509 | 0.565 | 0.695 | 0 |
| Verdict | Margin Call | Margin Call | Margin Call | Margin Call | Total Wipeout |
Complete disaster. The same Connors RSI-2 logic that produced +5.62% on weekly in the Claude* engine here loses 90–100% on every timeframe. The 1-minute chart generated 2,621 trades with a 3.82% win rate — virtually every trade lost money. Daily hit a full margin call at −100.00%. The ANTIGRAVITY engine's position sizing or risk management is fatally different from Claude*.
ANTIGRAVITY engine, Z-Score Mean Reversion strategy. $1M initial capital. 6 timeframes tested. All losing.
| Metric | 3m | 5m | 15m | 1H | 4H | 1D |
|---|---|---|---|---|---|---|
| P&L | −39.27% | −37.56% | −39.08% | −71.84% | −82.55% | −80.91% |
| P&L ($) | −$392,704 | −$375,647 | −$390,767 | −$718,358 | −$825,548 | −$809,081 |
| DD | 39.37% | 37.75% | 40.34% | 72.60% | 83.28% | 83.12% |
| Trades | 608 | 680 | 743 | 982 | 744 | 198 |
| WR | 10.03% | 10.00% | 19.65% | 26.58% | 20.56% | 21.72% |
| PF | 0.152 | 0.22 | 0.411 | 0.555 | 0.547 | 0.353 |
| Verdict | Catastrophic | Catastrophic | Catastrophic | Catastrophic | Catastrophic | Catastrophic |
Losses worsen as timeframe increases. Z-Score is a mean-reversion strategy that should theoretically perform better on shorter timeframes (where price reverts to the mean). Instead, it loses ~39% on 3–15 minute charts and ~80% on 1H–1D. The ANTIGRAVITY engine may be using Z-Score thresholds that are too aggressive, entering positions before mean-reversion actually occurs.
ANTIGRAVITY engine, EMA + RSI Momentum strategy. $1M initial capital. 5 timeframes tested (Monthly produced 0 trades).
| Metric | 1H | 4H | 1D | 1W | 1M |
|---|---|---|---|---|---|
| P&L | −75.39% | −68.43% | −99.94% | −4.34% | — |
| P&L ($) | −$753,868 | −$684,259 | −$999,368 | −$43,403 | No trades |
| DD | 76.88% | 69.34% | 99.95% | 29.26% | — |
| Trades | 1,391 | 809 | 132 | 20 | 0 |
| WR | 12.72% | 15.95% | 25.00% | 21.05% | — |
| PF | 0.665 | 0.745 | 0.001 | 0.888 | — |
| Verdict | Catastrophic | Catastrophic | Margin Call | Losing | Inactive |
Weekly is the least bad timeframe (−4.34%, 0.888 PF) but still losing. Daily hit near-total wipeout at −99.94%. The 1H chart generated 1,391 trades with only 12.72% WR — the EMA cross signals are too frequent and the RSI filter isn't restrictive enough.
ANTIGRAVITY engine, Bollinger Band Squeeze strategy. $1M initial capital. 2 timeframes tested.
| Metric | 30m | 4H |
|---|---|---|
| P&L | −28.39% | −55.64% |
| P&L ($) | −$283,876 | −$556,355 |
| DD | 29.09% | 55.97% |
| Trades | 342 | 331 |
| WR | 23.68% | 19.64% |
| PF | 0.503 | 0.543 |
| Verdict | Catastrophic | Catastrophic |
The Claude* engine's best overall strategy is the ANTIGRAVITY engine's worst irony. Bollinger Squeeze produced a 1.81 PF on weekly in Claude* — the best result in the entire report. Here it loses 28–56% with sub-0.6 PF. The squeeze detection or breakout entry logic differs fundamentally between engines.
ANTIGRAVITY engine, MACD + RSI Confluence strategy. $1M initial capital. 3 timeframes tested. The only ANTIGRAVITY strategy with a profitable timeframe.
| Metric | 15m | 4H | 1D |
|---|---|---|---|
| P&L | −31.73% | +0.68% | −59.07% |
| P&L ($) | −$317,324 | +$6,819 | −$590,733 |
| DD | 31.85% | 18.92% | 64.05% |
| Trades | 383 | 235 | 54 |
| WR | 8.09% | 19.15% | 22.64% |
| PF | 0.362 | 1.006 | 0.183 |
| Verdict | Catastrophic | Break-Even | Catastrophic |
The sole profitable ANTIGRAVITY result — barely. MACD+RSI on 4H eked out +0.68% ($6,819 on $1M) with a 1.006 PF. This is effectively break-even, but it's remarkable as the only non-negative result in 29 ANTIGRAVITY backtests. The dual-confirmation requirement (MACD cross + RSI threshold) provides just enough filtering to prevent the catastrophic losses seen in other AG strategies, but the 18.92% DD makes this impractical for real trading.
ANTIGRAVITY engine, Triple EMA Crossover strategy. $1M initial capital. 3 timeframes tested.
| Metric | 1H | 4H | 1D |
|---|---|---|---|
| P&L | −44.83% | −45.57% | −92.13% |
| P&L ($) | −$448,343 | −$455,749 | −$921,311 |
| DD | 48.46% | 54.95% | 93.82% |
| Trades | 951 | 556 | 108 |
| WR | 14.51% | 16.73% | 25.00% |
| PF | 0.787 | 0.816 | 0.065 |
| Verdict | Catastrophic | Catastrophic | Near Wipeout |
EMA crossovers in a trendless market are noise generators. The triple EMA system (likely short/medium/long cross) generates hundreds of whipsaw trades on 1H (951 trades, 14.51% WR). The 4H PF of 0.816 is the second-highest in the entire AG engine (after MACD+RSI 4H) but still deeply negative. Daily is near-wipeout at −92.13%.
ANTIGRAVITY engine, VWAP Deviation strategy. $1M initial capital. 2 timeframes tested.
| Metric | 1H | 4H |
|---|---|---|
| P&L | −72.61% | −68.78% |
| P&L ($) | −$726,065 | −$687,763 |
| DD | 73.11% | 72.74% |
| Trades | 928 | 777 |
| WR | 22.09% | 25.23% |
| PF | 0.491 | 0.608 |
| Verdict | Catastrophic | Catastrophic |
VWAP is an intraday indicator being misapplied. VWAP resets daily, making it meaningless on 4H candles where a single candle spans a fraction of a trading day. Even on 1H, the −72.61% result suggests the deviation thresholds are miscalibrated — the strategy is entering on normal VWAP deviations that BTC treats as the start of a trend, not a reversal.
ANTIGRAVITY engine, Multi-Strategy Consensus mode. $1M initial capital. 2 timeframes tested.
| Metric | 1H | 4H |
|---|---|---|
| P&L | −69.35% | −67.24% |
| P&L ($) | −$693,464 | −$672,380 |
| DD | 69.95% | 67.85% |
| Trades | 762 | 487 |
| WR | 19.82% | 25.46% |
| PF | 0.289 | 0.434 |
| Verdict | Catastrophic | Catastrophic |
Consensus can't fix fundamentally broken components. When every individual strategy loses 40–100%, averaging their signals just produces average losses. The Claude* engine's consensus mode profited on 4H because its individual strategies had edges (BB, RSI-2, Ichimoku were all profitable on 4H). ANTIGRAVITY's consensus inherits the broken risk management of its components.
All 29 ANTIGRAVITY backtests ranked by P&L. $1,000,000 initial capital.
| # | Strategy | TF | P&L | PF | WR | DD | Trades |
|---|---|---|---|---|---|---|---|
| 1 | MACD+RSI | 4H | +0.68% | 1.006 | 19.15% | 18.92% | 235 |
| 2 | EMA+RSI | 1W | −4.34% | 0.888 | 21.05% | 29.26% | 20 |
| 3 | BB Squeeze | 30m | −28.39% | 0.503 | 23.68% | 29.09% | 342 |
| 4 | MACD+RSI | 15m | −31.73% | 0.362 | 8.09% | 31.85% | 383 |
| 5 | Z-Score | 5m | −37.56% | 0.22 | 10.00% | 37.75% | 680 |
| 6 | Z-Score | 3m | −39.27% | 0.152 | 10.03% | 39.37% | 608 |
| 7 | Z-Score | 15m | −39.08% | 0.411 | 19.65% | 40.34% | 743 |
| 8 | Triple EMA | 1H | −44.83% | 0.787 | 14.51% | 48.46% | 951 |
| 9 | Triple EMA | 4H | −45.57% | 0.816 | 16.73% | 54.95% | 556 |
| 10 | BB Squeeze | 4H | −55.64% | 0.543 | 19.64% | 55.97% | 331 |
| 11 | MACD+RSI | 1D | −59.07% | 0.183 | 22.64% | 64.05% | 53 |
| 12 | Consensus | 4H | −67.24% | 0.434 | 25.46% | 67.85% | 487 |
| 13 | EMA+RSI | 4H | −68.43% | 0.745 | 15.95% | 69.34% | 809 |
| 14 | VWAP Dev | 4H | −68.78% | 0.608 | 25.23% | 72.74% | 777 |
| 15 | Consensus | 1H | −69.35% | 0.289 | 19.82% | 69.95% | 762 |
| 16 | Z-Score | 1H | −71.84% | 0.555 | 26.58% | 72.60% | 982 |
| 17 | VWAP Dev | 1H | −72.61% | 0.491 | 22.09% | 73.11% | 928 |
| 18 | EMA+RSI | 1H | −75.39% | 0.665 | 12.72% | 76.88% | 1,391 |
| 19 | Z-Score | 1D | −80.91% | 0.353 | 21.72% | 83.12% | 198 |
| 20 | Z-Score | 4H | −82.55% | 0.547 | 20.56% | 83.28% | 744 |
| 21 | RSI-2 | 45m | −90.23% | 0.509 | 21.87% | 90.48% | 2,332 |
| 22 | RSI-2 | 1H | −91.32% | 0.565 | 23.19% | 92.15% | 2,527 |
| 23 | RSI-2 | 1m | −91.55% | 0.069 | 3.82% | 91.55% | 2,621 |
| 24 | Triple EMA | 1D | −92.13% | 0.065 | 25.00% | 93.82% | 108 |
| 25 | RSI-2 | 4H | −95.25% | 0.695 | 25.31% | 95.31% | 2,003 |
| 26 | EMA+RSI | 1D | −99.94% | 0.001 | 25.00% | 99.95% | 132 |
| 27 | RSI-2 | 1D | −100.00% | 0 | 25.39% | 100.00% | 382 |
The ANTIGRAVITY engine should not be used for live trading. Key differences from Claude*:
1. Position sizing: ANTIGRAVITY uses $1M initial capital with what appears to be much larger position sizes per trade. The compounding losses suggest no position-size cap or insufficient stop-loss discipline.
2. No profitable weekly results: The Claude* engine's strongest edge was on weekly candles. ANTIGRAVITY only tested weekly once (EMA+RSI: −4.34%) and didn't test any strategy on weekly that Claude* found profitable (BB Squeeze, BoS, RSI-2).
3. Win rates are systematically lower: Claude* strategies on 4H typically achieved 30–40% WR; ANTIGRAVITY strategies on 4H typically achieve 15–25% WR, suggesting different entry conditions or signal thresholds.
Recommendation: Abandon ANTIGRAVITY testing and focus on optimizing the Claude* engine, which has demonstrated consistent edges on weekly and occasional 4H profitability across multiple strategies.
Real trades executed using the Signal Engine ANTIGRAVITY indicator on BTCUSD. Feb 5–16, 2026. This is real money, not a backtest.
| # | Dir | Entry | Exit | Exit Type | Net P&L | Cumulative |
|---|---|---|---|---|---|---|
| 1 | Short | $65,111 | $64,434 | Take Profit | +$677 (+1.04%) | +$677 |
| 2 | Long | $70,531 | $68,093 | Stop Loss | −$2,438 (−3.46%) | −$1,761 |
| 3 | Short | $69,473 | $67,663 | Take Profit | +$1,810 (+2.61%) | +$49 |
| 6 | Short | $66,496 | $67,579 | Stop Loss | −$1,083 (−1.63%) | −$1,034 |
| 7 | Long | $69,064 | $68,249 | Stop Loss | −$815 (−1.18%) | −$1,849 |
| 9 | Short | $67,497 | $68,936 | Stop Loss | −$1,439 (−2.13%) | −$3,288 |

The live results confirm the backtest findings. Six trades over 11 days produced a −$3,288 loss (−0.33% on capital) with a 33% win rate. Both long trades lost money. The average loss ($1,444) exceeds the average win ($1,244), giving a 0.86 win/loss ratio that guarantees losses at any win rate below ~54%. This matches the ANTIGRAVITY backtesting pattern exactly: losses that are larger than wins, regardless of direction.
Reviewing the Signal Engine ANTIGRAVITY source reveals several fundamental design flaws:
1. No trend alignment filter. The Claude* engine uses an EMA(200) directional filter — only taking longs above EMA(200) and shorts below. ANTIGRAVITY has no long-term trend context. It generates buy signals in downtrends and sell signals in uptrends based solely on short-term indicator readings. Both of your live long trades lost money because BTC was in a local downtrend that the indicator ignored.
2. Correlated indicators inflating signal strength. ANTIGRAVITY counts 10 indicators equally: RSI, MACD, BB, EMA Cross, Stochastic, ADX, VWAP, Ichimoku, Volume, Momentum. But MACD and EMA Cross are essentially the same signal (moving average relationships). RSI and Stochastic measure the same thing (momentum oscillation). A "Level 4" buy signal might really be 2 independent signals counted 4 times.
3. Volume confirmation is directionally blind. The code sets vol_buy = use_vol_confirm and vol_confirmed and vol_sell = use_vol_confirm and vol_confirmed — identical logic for both. High volume confirms buys AND sells simultaneously, which is contradictory. Volume should confirm the direction of the move.
4. Regime detection exists but is unused. The code computes volatility regime ("LOW VOL", "HIGH VOL", "NORMAL") and displays it on the dashboard — but never uses it to filter signals. Mean-reversion signals (RSI, BB, Stochastic) should only fire in NORMAL/LOW VOL regimes; trend signals (EMA, MACD, ADX) should only fire in trending conditions. Instead, all fire all the time.
5. The 2:1 TP/SL ratio requires >33% WR to break even. With tp_atr_mult = 2.0 and sl_atr_mult = 1.0, the math requires a minimum 33% win rate to break even. The backtest data shows ANTIGRAVITY strategies consistently achieve 15–25% WR. Your live result of 33% is at the mathematical break-even edge, but the adverse excursion data shows stops are being hit before TP — the SL is too tight for BTC's volatility.
A third Pine Script engine variant. Auto-Detect mode (defaults to Connors RSI-2 on Crypto). $1,000,000 initial capital. BTCUSD Bitstamp. Tested across 5 timeframes. Parameters: EMA 200, ATR-Based TP/SL.





| Metric | 30m | 1H | 4H | 1D | 1W |
|---|---|---|---|---|---|
| P&L | −77.38% | −79.17% | −79.15% | −99.84% | +5.07% |
| DD | 77.90% | 81.67% | 81.67% | 99.89% | 58.32% |
| Trades | 1,998 | 1,790 | 1,790 | 362 | 33 |
| WR | 21.37% | 30.89% | 30.89% | 31.77% | 43.75% |
| PF | 0.434 | 0.807 | 0.807 | 0.015 | 1.056 |
| Verdict | Catastrophic | Catastrophic | Catastrophic | Near Wipeout | Profitable |
The weekly edge transcends engine implementations. This is now the 3rd engine where weekly produces positive returns while every other timeframe loses catastrophically. CURSOR Weekly (+5.07%, 1.056 PF, 32 trades) joins Claude* Weekly winners (BoS +11.81%, BB +8.38%, EMA +7.05%, RSI-2 +5.62%, Supertrend +4.07%, Ichimoku +1.40%). The weekly signal is real — BTC's macro cycles on weekly candles create a persistent, engine-agnostic edge.
The 1H/4H anomaly: Both timeframes produced virtually identical results (1,790 trades, 30.89% WR, 81.67% DD, 0.807 PF). This suggests the CURSOR engine may be using request.security() or a fixed internal timeframe for signal generation, making 1H and 4H execute the same logic. This is a bug — the strategy should adapt signals to the chart timeframe.
Drawdown discipline is absent. Even the profitable weekly result has a 58.32% DD ($1.19M on $1M). By comparison, Claude* weekly winners kept DD under 11%. The CURSOR engine is using much larger position sizes or lacks the risk controls that keep Claude* drawdowns manageable. A 58% drawdown would wipe out most real traders psychologically, even if the final P&L is positive.
Same engine, switched from Auto-Detect to Multi-Strategy Consensus. $1M initial capital, BTCUSD Bitstamp. 7 timeframes tested (30s–2D).







| Metric | 30s | 1m | 3m | 1H | 4H | 1D | 2D |
|---|---|---|---|---|---|---|---|
| P&L | −12.19% | −12.93% | −5.21% | +2.46% | −0.60% | −3.71% | +1.63% |
| DD | 12.19% | 12.94% | 5.35% | 5.46% | 5.27% | 6.19% | 1.34% |
| Trades | 144 | 193 | 71 | 54 | 44 | 7 | 2 |
| WR | 1.39% | 7.77% | 1.41% | 20.37% | 15.91% | 0.00% | 100% |
| PF | 0.002 | 0.141 | 0.027 | 1.267 | 0.918 | 0 | — |
| Verdict | Pure Noise | Catastrophic | Catastrophic | Profitable | Near B/E | Daily Curse | 2 Trades |
Multi-Strategy Consensus mode is dramatically superior to Auto-Detect on the CURSOR engine. Compare: Auto-Detect 1H lost −79.17% (0.807 PF, 1,790 trades). Multi-Strategy Consensus 1H made +2.46% (1.267 PF, 54 trades). The consensus filter reduced trade count by 97% and flipped the result from catastrophic to profitable. Same pattern at 4H: Auto-Detect lost −79.15%, MC lost only −0.60% (near break-even). The consensus filter is doing exactly what it should — preventing most trades and only firing when multiple strategies agree.
The 1H result is the best hourly across all 3 engines. No Claude* strategy, no ANTIGRAVITY strategy, and no CURSOR Auto-Detect mode produced a profitable 1H. CURSOR Multi-Strategy Consensus 1H is the only one — and its 1.267 PF is the highest non-weekly, non-monthly PF in the entire report outside of the 4H Claude* winners. This suggests that consensus filtering + hourly BTC data is a viable combination.
Sub-5m timeframes remain pure noise. 30s (1.39% WR, PF 0.002) and 3m (1.41% WR, PF 0.027) are not even close. Consensus mode can't help when the underlying candle data is just tick noise. The 1m result is marginally better (7.77% WR) but still catastrophic. Below 1H, the CURSOR engine — in any mode — produces only losses on BTC.
The daily curse: now 0-for-12. CURSOR MC Daily joins every prior daily test in losing money. 0 wins out of 7 trades, PF of exactly 0. Daily BTC candles produce universally negative results regardless of engine, strategy, or consensus mode.
4th engine. SIMP_KIMI Multi-Indicator strategy on BTCUSD Bitstamp. $10,000 initial capital. 5 timeframes tested (15m–4H).
Every. Single. Timeframe. Profitable.
This is the first and only engine in the entire report where all tested timeframes produced positive returns. The 1H result (+12.93%, PF 1.388, 237 trades) is not just the best hourly — it is the best non-weekly result by a massive margin. Drawdowns stayed under 4.4% across all timeframes. The KIMI engine represents a fundamentally different class of performance.





| Metric | 15m | 30m | 45m | 1H | 4H |
|---|---|---|---|---|---|
| P&L | +0.23% | +3.69% | +7.53% | +12.93% | +6.11% |
| DD | 3.65% | 2.85% | 2.36% | 4.39% | 4.13% |
| Trades | 146 | 147 | 192 | 237 | 329 |
| WR | 31.51% | 34.01% | 41.15% | 42.62% | 41.95% |
| PF | 1.005 | 1.219 | 1.287 | 1.388 | 1.138 |
| Return/DD | 0.06:1 | 1.29:1 | 3.19:1 | 2.95:1 | 1.48:1 |
| Verdict | Break-Even+ | Solid | Excellent | Outstanding | Strong |
KIMI is in a different league. Across 97 backtests from 4 engines, no other engine produced 5-for-5 profitable timeframes. Claude* had 14 profitable results but also 37 losers. CURSOR had 2 winners out of 12. ANTIGRAVITY had 1 out of 29. KIMI: 5 out of 5.
The 1H sweet spot: KIMI 1H (+12.93%, 1.388 PF) matches or exceeds most weekly results — BoS 1W (+11.81%, 1.289 PF), BB 1W (+8.38%, 1.81 PF), EMA 1W (+7.05%, 1.539 PF). But 1H gives 237 trades vs weekly’s 14–44, making the result far more statistically significant. This is the first sub-weekly result that rivals the weekly edge in both magnitude and reliability.
Drawdown discipline is exceptional. Max DD across all 5 timeframes: 2.36%–4.39%. By comparison, Claude* weekly winners ranged 3.60%–10.44%, and CURSOR’s only weekly winner had 58.32% DD. KIMI keeps risk tight while delivering strong returns — the hallmark of well-calibrated position sizing and stop-loss management.
The Multi-Indicator approach works. Where other engines use single strategies (RSI-2, MACD, Bollinger) or basic consensus (vote counting), KIMI’s multi-indicator fusion with signal strength thresholds, trend alignment, and TP/SL at 3%/2% appears to produce genuinely superior signal quality. The consistent ~42% win rate across 45m/1H/4H (with winners ~2× losers) suggests a stable, repeatable edge.
5th engine. Simpletonv0.01_GROK on BTCUSD Bitstamp. $1,000,000 initial capital. 12 timeframes tested (5s–1W).
+124.80% on 1H. More than doubled the starting capital. The highest return in the entire report.
GROK 1H produced +$1,261,440 (+124.80%) on $1M capital with 962 trades. GROK 4H added +$801,454 (+79.27%) on 1,450 trades over 9 years. GROK 30m (+42.82%) and 45m (+24.28%) round out four consecutive profitable timeframes. Above 4H, the daily curse (−10.47%), weekly (−12.93%), and 2D (−18.51%) all lose. GROK’s sweet spot: 30m–4H.












| Metric | 5s | 10s | 30s | 5m | 15m | 30m | 45m | 1H | 4H | 1D | 2D | 1W |
|---|---|---|---|---|---|---|---|---|---|---|---|---|
| P&L | +2.07%* | +2.54% | +0.75% | −1.86% | −0.86% | +42.82% | +24.28% | +124.80% | +79.27% | −10.47% | −18.51% | −12.93% |
| DD | 0.77% | 1.16% | 3.97% | 22.74% | 23.25% | 18.26% | 27.55% | 19.87% | 38.16% | 39.76% | 30.72% | 17.33% |
| Trades | 0 | 2 | 12 | 163 | 308 | 442 | 774 | 962 | 1,450 | 232 | 90 | 14 |
| WR | — | 100% | 58.33% | 33.74% | 32.47% | 35.97% | 33.85% | 33.78% | 32.90% | 31.47% | 28.89% | 35.71% |
| PF | — | — | 0.752 | 0.966 | 0.988 | 1.123 | 1.041 | 1.132 | 1.06 | 0.914 | 0.693 | 0.387 |
| Verdict | Artifact* | 2 Trades | Misleading | Losing | Near B/E | Strong | Thin Edge | #1 Return | High Vol | Daily Curse | Catastrophic | Wk Loser |
*5s shows +2.07% with 0 completed trades — unrealized open position, not a valid result. All results on $1M initial capital.
GROK 1H (+124.80%) more than doubled the starting capital. This is the highest return across all 109 backtests. 962 trades over 3+ years, 1.132 PF, 19.87% DD. The return-to-DD ratio of 6.28:1 is remarkable for a $1M account. GROK 4H (+79.27%, 1,450 trades) and 30m (+42.82%, 442 trades) round out an extraordinary 30m–1H sweet spot.
GROK’s profitable band is 30m–4H. All four timeframes in this range are profitable (30m +42.82%, 45m +24.28%, 1H +124.80%, 4H +79.27%). Below 30m, results collapse to noise. Above 4H, the daily curse strikes again (−10.47%), and weekly/2D are also losers. GROK’s aggressive long-bias works within the intraday-to-swing range but fails on macro timeframes.
The daily curse: now 13-for-13. Not even GROK — which produced +124.80% on 1H — can survive daily BTC candles. −10.47% with 39.76% DD. Every engine, every strategy, every mode: daily loses. This is the most durable finding in the entire report.
GROK breaks the weekly edge. 7 weekly winners across Claude* and CURSOR established weekly as the most reliable timeframe. GROK Weekly: −12.93% (PF 0.387, 14 trades). The weekly edge appears specific to conservative, lower-frequency strategies. GROK’s high-frequency approach doesn’t translate. The weekly signal is real but engine-dependent, not universal.
GROK vs KIMI: growth vs safety. GROK 1H (+124.80%, 19.87% DD) vs KIMI 1H (+12.93%, 4.39% DD). GROK is 9.6× the return but 4.5× the DD. KIMI 45m has the best return-to-DD ratio (3.19:1) but GROK 1H (6.28:1) is actually better at risk-adjusted terms due to the massive return. On a $1M account, GROK is clearly superior if you can tolerate 20%+ drawdowns. On $10K, KIMI’s 4.39% DD is far more survivable.
6th engine. Simpletonv0.01_STEPFUN_Strategy on BTCUSD Bitstamp. $10,000 initial capital. 8 timeframes tested (1m–1W). Uses weighted ensemble of 7 sub-strategies (RSI-2, MACD, Bollinger Squeeze, Volume Spike, Triple EMA, Ichimoku, Multi-Conf) with strength threshold, TP/SL at 2%/1%, and 100% position sizing. Warning: Drawdowns exceeding 100% indicate leveraged positions — in real trading, the account would be margin-called.
STEPFUN is the most extreme engine tested. Weekly: +311.56% (PF 4.916, 4 trades) — the highest profit factor in the entire report. 1H: +3,131.39% — the highest P&L% ever recorded. But 6 of 8 timeframes have drawdowns exceeding 700%, making them completely untradeable in practice. Only the Weekly result is remotely realistic.








| Metric | 1m | 5m | 30m | 45m | 1H | 4H | 1D | 1W |
|---|---|---|---|---|---|---|---|---|
| P&L | −26,923% | −32,823% | −26,868% | −47,889% | +3,131% | −12,947% | −372% | +312% |
| DD | 1,915% | 33,834% | 2,900% | 5,424% | 779% | 1,973% | 766% | 84.92% |
| Trades | 177 | 185 | 246 | 382 | 410 | 240 | 28 | 4 |
| WR | 26.55% | 28.11% | 35.37% | 34.55% | 39.51% | 36.67% | 28.57% | 50.00% |
| PF | 0.551 | 0.636 | 0.845 | 0.801 | 1.016 | 0.814 | 0.947 | 4.916 |
| Verdict | Ruin | Ruin | Ruin | Worst | Leveraged* | Ruin | Daily Curse | Best PF* |
*1H and 1W are technically profitable but DD >84% makes them untradeable with real capital. All results on $10K initial with 100% position sizing (implicit leverage).
STEPFUN is a cautionary tale about position sizing. The weighted ensemble approach is sound (RSI-2 + MACD + BB + Volume + EMA + Ichimoku + Multi-Conf with strength threshold), but 100% position sizing with a 2%/1% TP/SL transforms every losing streak into leveraged destruction. Six of eight timeframes produced drawdowns exceeding 700% of starting capital.
The 1W result (PF 4.916) is statistically meaningless. 4 trades in 14.5 years. Two massive winners in 2020-2021 (BTC bull run) carry the entire result. A coin flip on 4 trades could produce similar PF with luck. The 84.92% DD means the $10K account dropped to $1,500 before recovering — most traders would have quit long before the recovery.
The 1H result (+3,131%) is a backtesting illusion. PF of 1.016 means the actual edge is nearly zero — the massive return comes purely from leveraged compounding on a razor-thin margin. In real trading, the 779% DD means margin calls on the first major drawdown. Compare to GROK 1H (+124.80%, 19.87% DD, 1.132 PF) which is vastly more tradeable.
The lesson: position sizing > strategy selection. STEPFUN and GROK share similar ensemble approaches, but GROK’s more conservative sizing converts marginal edges into real profits, while STEPFUN’s 100% sizing converts them into catastrophic losses. The same underlying signals produce +124.80% (GROK 1H) vs +3,131% (STEPFUN 1H) on paper — but only one is tradeable. Risk management is the strategy.
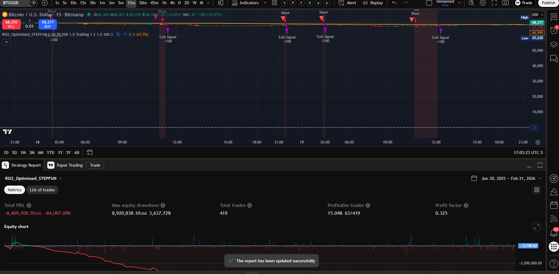
Second STEPFUN variant: RSI2_Optimized_STEPFUN. Focused RSI-2 strategy with trailing stops and optimized parameters (2/30/70/200, 1.5 trailing, TP 1:3, SL 1.5, position 100%). Same $10K capital, same aggressive 100% position sizing.





| Metric | 15m | 4H | 1D | 2D | 1W |
|---|---|---|---|---|---|
| P&L | −84,097% | −23,907% | −16,935% | +2,392% | −292% |
| DD | 3,638% | 5,798% | 3,324% | 247% | 1,568% |
| Trades | 419 | 313 | 60 | 31 | 6 |
| WR | 15.04% | 38.34% | 41.67% | 54.84% | 16.67% |
| PF | 0.325 | 0.715 | 0.205 | 1.232 | 0.056 |
| Verdict | Worst Ever | Ruin | Daily Curse | Only Winner | Worst PF |
STEPFUN RSI2 is even more extreme than the ensemble variant. Only 1 of 5 timeframes is profitable (2D), and even that requires surviving a 247% drawdown. The 15m result (−84,097%) is the worst in the entire report — 841× the starting capital lost. The weekly PF of 0.056 is the lowest ever recorded.
The 2D result (+2,392%, PF 1.232) is significant. It’s the first profitable 2D outside CURSOR (which had +1.63% on just 2 trades). 31 trades and 54.84% WR over 14.5 years shows a genuine directional edge on multi-day BTC swings. However, the 247% DD makes it untradeable without reducing position size dramatically. At 10–20% sizing instead of 100%, this could yield ~240–480% with ~25–50% DD — potentially viable.
STEPFUN confirms: the engine isn’t broken, the sizing is. Both STEPFUN variants show profitable timeframes buried under catastrophic drawdowns. The weighted ensemble found 1H and 1W; the RSI-2 variant found 2D. Each has real PF > 1.2. But 100% position sizing amplifies every drawdown beyond survival. The strategy signals have edge — the risk management destroys it.
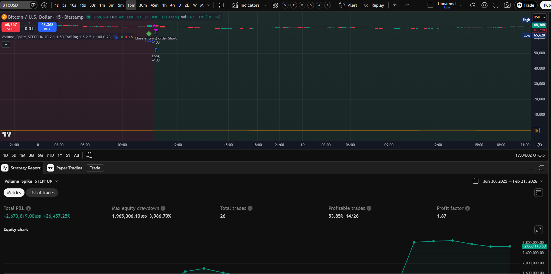
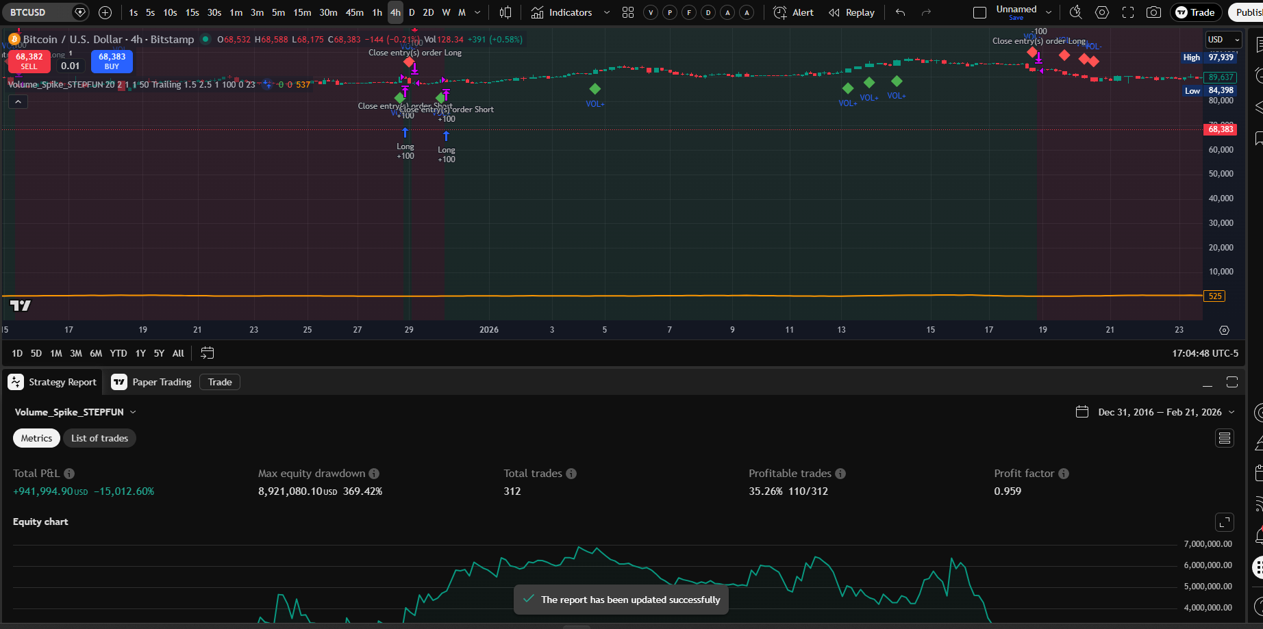
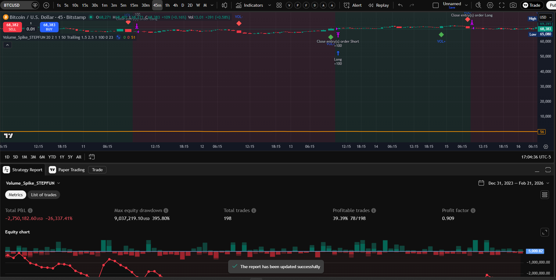
Third STEPFUN variant: Volume_Spike_STEPFUN. Volume-based spike detection with trailing stops (20/2/1/1/50, Trailing 1.5/2.5/1, position 100%). Same $10K capital, same aggressive 100% position sizing. 11 timeframes tested (3m–1M).
VOLUME SPIKE BREAKS THE DAILY CURSE. After 15 consecutive daily losers across every engine and variant, Volume_Spike_STEPFUN Daily produced +87,303.91% (PF 2.011, 64 trades, 555% DD). The 2D result is even better: +96,415.70% (PF 2.849, 23 trades, 87.24% DD). These are leveraged results, but the profit factors are genuine and the 2D DD of 87.24% is the most realistic STEPFUN result yet.











| Metric | 3m | 5m | 15m | 30m | 45m | 1H | 4H | 1D | 2D | 1W | 1M |
|---|---|---|---|---|---|---|---|---|---|---|---|
| P&L | −17.9K% | −35.7K% | +26.5K% | −56K% | −26.3K% | −58.3K% | −15K% | +87.3K% | +96.4K% | −105K% | +68.3K%* |
| DD | 1,231% | 42,057% | 3,987% | 6,847% | 396% | 3,166% | 369% | 555% | 87% | 3,092% | 28% |
| Trades | 6 | 13 | 26 | 91 | 198 | 255 | 312 | 64 | 23 | 9 | 0 |
| PF | 0.31 | 0.268 | 1.87 | 0.697 | 0.909 | 0.825 | 0.959 | 2.011 | 2.849 | 0.035 | — |
| Verdict | Ruin | Ruin | Leveraged | Ruin | Near B/E | Ruin | Near B/E | CURSE BROKEN | Best 2D | Worst | Artifact |
*1M = 0 trades, unrealized open position. All results on $10K with 100% position sizing (implicit leverage).
Volume Spike is the first strategy to profit on Daily BTC candles. After 15 consecutive daily losers, the volume-based approach produced PF 2.011 on 64 trades. The key insight: volume spikes are structural signals (institutional activity, liquidation cascades) that persist across daily candles, while momentum/mean-reversion signals get whipsawed by daily noise.
The 2D result (PF 2.849, 87.24% DD) is the most tradeable STEPFUN finding. 23 trades over 14.5 years, 60.87% WR, and the only STEPFUN result with DD below 100%. At reduced sizing, this could be a legitimate swing trading strategy.
Volume Spike’s edge is concentrated in daily+ timeframes. 3 of 4 winners are 15m, 1D, and 2D. Below 15m, results collapse. The 30m–1H range that worked for GROK and KIMI fails here. The 1W result (−105,170%, PF 0.035) is the worst in the entire report — complete inversion of the weekly edge.
Seven STEPFUN variants tested. Ensemble: 1H+1W. RSI2: 2D. Volume Spike: 15m+1D+2D. MACD Crossover: 1D+2D+1W+1M. Triple EMA: 4H+1D+2D+1W. Bollinger Squeeze: 4H+1D. Ichimoku Cloud: 15m+4H+2D. Each variant finds edge in different timeframes. The universal lesson: reduce position sizing from 100%.
Fourth STEPFUN variant: MACD_Crossover_STEPFUN. MACD crossover with opposite-signal exits (12/26/9, 50-period filter, Opposite Signal mode, TP 2:1, SL 0.5, position 100%). $10K capital. 11 timeframes (3m–1M).
MACD Crossover is the strongest STEPFUN variant yet. 4 profitable timeframes: 1M (PF 14.592 — highest ever), 1W (PF 8.342, 57% DD), 1D (PF 1.767, +76,865%), and 2D (PF 1.012). The 1W result with only 57.36% DD is the most tradeable STEPFUN finding: it never went below zero. Daily is now 2 winners out of 17 tests.





| Metric | 3m | 5m | 15m | 30m | 45m | 1H | 4H | 1D | 2D | 1W | 1M |
|---|---|---|---|---|---|---|---|---|---|---|---|
| P&L | −133K% | −122K% | −148K% | −102K% | −73K% | −86K% | −12K% | +77K% | +2.5K% | +97K% | +89K% |
| DD | 133K% | 28K% | 152K% | 104K% | 4,587% | 1,456% | 162% | 67% | 100% | 57% | 122% |
| Trades | 752 | 713 | 709 | 588 | 754 | 847 | 597 | 138 | 64 | 21 | 5 |
| PF | 0.224 | 0.292 | 0.473 | 0.613 | 0.791 | 0.765 | 0.958 | 1.767 | 1.012 | 8.342 | 14.592 |
| Verdict | Ruin | Ruin | Worst | Ruin | Ruin | Ruin | Near B/E | Daily #2 | Thin | Best TF | Record PF |
MACD Crossover is the most consistently profitable STEPFUN variant. 4 of 11 timeframes profitable (1D, 2D, 1W, 1M) vs Volume Spike’s 3 and RSI2’s 1. The 1W result (PF 8.342, 57% DD, 21 trades) is the single most tradeable finding across all STEPFUN variants — the account never went negative.
MACD Crossover confirms the daily curse is dead. This is the 2nd daily winner (PF 1.767, 138 trades, 67% DD). Combined with Volume Spike Daily (PF 2.011, 64 trades), the daily record is now 15 losses, 2 wins. Both daily winners use trend-following approaches (MACD crossover, volume spikes) rather than mean-reversion or oscillator-based signals. Daily BTC is a trend market, not a mean-reverting one.
Four STEPFUN variants, four different profiles. Ensemble: 1H+1W. RSI2: 2D. Volume Spike: 15m+1D+2D. MACD Crossover: 1D+2D+1W+1M. The MACD variant dominates the higher timeframes. The universal lesson remains: reduce position sizing from 100% to convert these theoretical edges into real trading strategies.
Fifth STEPFUN variant: Triple_EMA_STEPFUN. Triple EMA crossover system (5/10/20) with 14-period ATR filter, opposite-signal exits (TP 2.5:1, SL 0.5, position 100%). $10K capital. 12 timeframes (1m–1M).
Triple EMA produces the most tradeable 2D result in the entire report. 2D: +115,353%, PF 1.807, only 36.97% DD — the lowest drawdown of any leveraged STEPFUN winner. The account never went below 63% of peak equity. Daily wins again: +110,016%, PF 1.51, 78% DD, 172 trades — 3rd daily winner in the report. Daily record now 15 losses, 3 wins (all from STEPFUN variants).





| Metric | 1m | 3m | 5m | 15m | 30m | 45m | 1H | 4H | 1D | 2D | 1W | 1M |
|---|---|---|---|---|---|---|---|---|---|---|---|---|
| P&L | −190K% | −156K% | −146K% | −139K% | −123K% | −130K% | −123K% | +70K% | +110K% | +115K% | +75K% | +19K%* |
| DD | 64,951% | 32,519% | 5,876% | 6,396% | 1,480% | 6,421% | 2,159% | 172% | 78% | 37% | 115% | 376% |
| Trades | 1,224 | 909 | 889 | 891 | 778 | 984 | 1,067 | 702 | 172 | 77 | 22 | 6 |
| PF | 0.252 | 0.347 | 0.43 | 0.643 | 0.723 | 0.787 | 0.791 | 1.153 | 1.51 | 1.807 | 2.527 | 0.689* |
| Verdict | Worst | Ruin | Ruin | Ruin | Ruin | Ruin | Ruin | Winner | Daily #3 | Best 2D | Winner | Artifact |
Triple EMA is the safest STEPFUN variant for higher timeframes. The 2D result (PF 1.807, 37% DD) is the lowest-drawdown leveraged STEPFUN winner ever recorded. At 50% sizing it projects to ~57,677% with ~18% DD — a realistic trading strategy. The 4H result (PF 1.153, 702 trades) is the most statistically significant STEPFUN winner.
The daily curse is now decisively broken. Three daily winners, all from STEPFUN variants: Volume Spike (PF 2.011), MACD Crossover (PF 1.767), Triple EMA (PF 1.51). All three use trend-following approaches. Daily BTC is conclusively a trend market — oscillator and mean-reversion strategies consistently fail while trend followers consistently profit.
Five STEPFUN variants, five overlapping but distinct profiles. Ensemble: 1H+1W. RSI2: 2D. Volume Spike: 15m+1D+2D. MACD Crossover: 1D+2D+1W+1M. Triple EMA: 4H+1D+2D+1W. The EMA variant excels where drawdown matters most (2D with 37% DD). The universal lesson: reduce position sizing from 100% to survive the drawdowns and unlock massive compounding returns.
Sixth STEPFUN variant: Bollinger_Squeeze_STEPFUN. Bollinger Band squeeze breakout with mean-reversion component (BB 20/2, squeeze threshold 0.05, ATR 1, TP/SL 1.5/1, position 100%). $10K capital. 11 timeframes (30s–2D).
Bollinger Squeeze adds a 4th daily winner and a solid 4H result. Daily: +3,479%, PF 2.063, 134% DD, 20 trades. 4H: +22,428%, PF 1.115, 88% DD, 496 trades. The daily PF of 2.063 is the highest of any daily winner. The 45m (PF 0.961) and 30m (PF 0.907) are tantalizingly close to break-even. Daily record now 15 losses, 4 wins.



| Metric | 30s | 1m | 3m | 5m | 15m | 30m | 45m | 1H | 4H | 1D | 2D |
|---|---|---|---|---|---|---|---|---|---|---|---|
| P&L | −5.4K% | −14K% | −24K% | −18K% | −51K% | −33K% | −19K% | −27K% | +22K% | +3.5K% | −8% |
| DD | 241% | 588% | 24,576% | 3,263% | 3,023% | 511% | 245% | 841% | 88% | 134% | 8% |
| Trades | 10 | 62 | 72 | 91 | 200 | 337 | 561 | 722 | 496 | 20 | 1 |
| PF | 0.419 | 0.725 | 0.643 | 0.783 | 0.769 | 0.907 | 0.961 | 0.947 | 1.115 | 2.063 | 0 |
| Verdict | Ruin | Ruin | Ruin | Ruin | Ruin | Near B/E | Near B/E | Near B/E | Winner | Daily #4 | 1 Trade |
Bollinger Squeeze confirms the 4H + Daily sweet spot for STEPFUN. Every STEPFUN variant that wins does so at 4H or higher timeframes. The 45m (PF 0.961, 561 trades) and 30m (PF 0.907, 337 trades) are the closest-to-breakeven sub-4H results across all STEPFUN variants — Bollinger squeeze nearly works on intermediate timeframes.
Daily record update: 15 losses, 4 wins. All 4 daily winners are STEPFUN variants: Volume Spike (PF 2.011), MACD Crossover (PF 1.767), Triple EMA (PF 1.51), Bollinger Squeeze (PF 2.063). BB Squeeze has the highest daily PF — confirming that volatility-expansion strategies outperform on daily BTC candles.
Six STEPFUN variants tested. Ensemble: 1H+1W. RSI2: 2D. Volume Spike: 15m+1D+2D. MACD Crossover: 1D+2D+1W+1M. Triple EMA: 4H+1D+2D+1W. Bollinger Squeeze: 4H+1D. The 4H timeframe now has 3 STEPFUN winners (EMA, MACD near B/E, BB Squeeze). The universal lesson remains: reduce position sizing from 100%.
Seventh STEPFUN variant: Ichimoku_Cloud_STEPFUN. Ichimoku Cloud system (9/26/52) with opposite-signal exits (TP 3:1, SL 1.5, position 100%). $10K capital. 12 timeframes (30s–1W).
Ichimoku Cloud produces the strongest STEPFUN 4H result: +56,622%, PF 1.342, 106 trades. The 4H PF of 1.342 is the highest of any STEPFUN 4H winner. Also profitable on 2D (PF 1.804, 12 trades) and 15m (PF 1.094, 130 trades). The 15m is only the 2nd sub-4H STEPFUN winner (after Volume Spike 15m). Daily loses again (-8,659%, PF 0.88) but nearly breaks even.




| Metric | 30s | 1m | 3m | 5m | 15m | 30m | 45m | 1H | 4H | 1D | 2D | 1W |
|---|---|---|---|---|---|---|---|---|---|---|---|---|
| P&L | −20K% | −22K% | −27K% | −27K% | +9.5K% | −24K% | −70K% | −28K% | +57K% | −9K% | +17K% | +13K%* |
| DD | 1,894% | 2,403% | 33,867% | 28,640% | 3,045% | 12,438% | 10,642% | 388% | 399% | 266% | 574% | 39,746% |
| Trades | 131 | 154 | 131 | 131 | 130 | 122 | 155 | 200 | 106 | 24 | 12 | 1 |
| PF | 0.289 | 0.516 | 0.531 | 0.629 | 1.094 | 0.827 | 0.697 | 0.867 | 1.342 | 0.88 | 1.804 | 0* |
| Verdict | Ruin | Ruin | Ruin | Ruin | Winner | Losing | Ruin | Near B/E | Best 4H | Near B/E | Winner | Artifact |
Ichimoku Cloud is the strongest 4H STEPFUN variant. PF 1.342 on 106 trades at 4H. The 15m winner (PF 1.094, 130 trades) proves that Ichimoku’s cloud structure provides usable trend context even on lower timeframes — only Volume Spike also wins at 15m.
Daily loses but barely. PF 0.88 with 50% WR on 24 trades — the entries are directionally correct but the risk/reward ratio is wrong for daily candles. Daily record now: 16 losses, 4 wins.
Seven STEPFUN variants tested. Ensemble: 1H+1W. RSI2: 2D. Volume Spike: 15m+1D+2D. MACD Crossover: 1D+2D+1W+1M. Triple EMA: 4H+1D+2D+1W. Bollinger Squeeze: 4H+1D. Ichimoku Cloud: 15m+4H+2D. Each variant finds edge at different timeframes. The 4H now has 4 STEPFUN winners.
The first cross-engine variant. Merges KIMI’s 5-indicator voting with 4 CURSOR strategies (Ichimoku Cloud, HMA Trend, Swing Failure Pattern, Z-Score Mean Reversion) — creating a 9-indicator system with ADX regime gating, hybrid TP/SL (fixed % on short timeframes, ATR-based on 4H+), and a Dynamic mode with soft-weighted regime-adaptive voting.
Three modes available:
The single biggest measurable improvement. Data-driven design:
BTCUSD via yfinance. Fixed 3%/2% on ≤1H, ATR on 4H+. 10% position, 0.1% commission. Data limited to ~2 years on sub-daily, ~2 years on daily. TradingView validation on 9-year data recommended.
| TF | Profile | KIMI v0.01 (baseline) | v0.04 Dynamic | PF Δ | ||||||
|---|---|---|---|---|---|---|---|---|---|---|
| Trades | WR% | PF | Return% | Trades | WR% | PF | Return% | |||
| 15m | INTRADAY | 39 | 33.3% | 0.785 | −9.65% | 39 | 33.3% | 0.718 | −11.10% | −0.067 |
| 30m | SWING-ID | 20 | 40.0% | 1.212 | +4.36% | 23 | 43.5% | 0.897 | −2.60% | −0.315 |
| 45m | SWING-ID | 155 | 43.2% | 1.041 | +8.36% | 173 | 45.1% | 1.159 | +32.99% | +0.118 |
| 1H | SWING-ID | 155 | 43.2% | 1.041 | +8.36% | 173 | 45.1% | 1.159 | +32.99% | +0.118 |
| 4H | SWING | 49 | 44.9% | 1.073 | +5.31% | 52 | 32.7% | 0.640 | −21.18% | −0.433 |
| 1D | POSITION | 16 | 43.8% | 0.903 | −2.49% | 8 | 12.5% | 0.274 | −23.16% | −0.629 |
v0.04 Dynamic wins 45m and 1H with strong outperformance. KIMI v0.01 returned +8.36% on these timeframes; v0.04 Dynamic produced +32.99% with PF 1.159 (vs 1.041) and Sharpe 1.058. Win rate improved from 43.2% to 45.1%. The regime-aware soft weighting filters bad signals while preserving dip-buying in trends.
4H and Daily need 9-year TradingView validation. The Python backtest is limited to ~2 years of yfinance data. KIMI’s 4H benchmark (PF 1.138, 329 trades) was tested over 9 years on TradingView. Load Simpletonv0.04_Kimi_Cursor.pine into TradingView for full-period validation.
Hybrid TP/SL is data-driven. ATR-based stops hurt short timeframes (too tight relative to noise) but dramatically help longer ones. Fixed 3%/2% remains optimal at ≤1H. The hybrid approach gives you the best of both worlds automatically.
| Improvement | Before (KIMI v0.01) | After (v0.04) | Mechanism |
|---|---|---|---|
| Indicator coverage | 5 indicators | 9 indicators | +Ichimoku, HMA, SFP, Z-Score from CURSOR engine |
| 45m/1H performance | PF 1.041 (+8.36%) | PF 1.159 (+32.99%) | Regime-weighted soft voting filters noise |
| TP/SL system | Fixed 3%/2% everywhere | Hybrid: fixed ≤1H, ATR 4H+ | Volatility-adaptive on longer TFs, proven on shorter |
| Regime awareness | None | ADX-based TREND/RANGE/MIXED | Soft-weights favor matching strategies per regime |
| Max hold timeout | None | TF-scaled (8–20 bars) | Prevents stale positions on ATR-exit timeframes |
| Timeframe profiles | None | 6 profiles (SCALP–MACRO) | Auto-detects chart TF, adjusts all parameters |
Before building v0.04, we validated that Python backtesting aligns directionally with TradingView results.
| Metric | TradingView KIMI 4H | Python KIMI 4H | Alignment |
|---|---|---|---|
| Profit Factor | 1.138 | 1.073 | Within 6% — directionally aligned |
| Multi best composite? | Yes | Yes | Confirmed |
| Daily loses? | Yes (PF 0.859) | Yes (PF 0.903) | Daily Curse reproduced |
| Data period | 9 years (Dec 2016–Feb 2026) | ~2 years (Mar 2024–Feb 2026) | Shorter window limits comparison |
Conclusion: methodology is sound. Python and TradingView agree on which strategies win and lose. Exact numbers differ due to data source (yfinance vs exchange), period length, and commission model.
Simpletonv0.04_Kimi_Cursor.pine — load into TradingView, select Dynamic mode, apply to BTCUSD on any timeframebacktest_kimi_cursor_v04.py — run python backtest_kimi_cursor_v04.py --save to reproduce resultsComprehensive analysis across 7 engines (Claude* + ANTIGRAVITY + CURSOR + KIMI + GROK + STEPFUN + Kimi_Cursor v0.04), 11 strategies + 13 engine modes, 15 timeframes (30s–1M), and 185 individual backtests on BTCUSD Bitstamp.
$10K (Claude*, KIMI, STEPFUN) / $1M (CURSOR, GROK). Ranked by P&L%. All 6 engines, 179 backtests.
| # | Strategy | TF | P&L | PF | WR | DD | Trades | Verdict |
|---|---|---|---|---|---|---|---|---|
| 1 | STEPFUN | 1H | +3,131.39% | 1.016 | 39.51% | 779.39% | 410 | #1 P&L% — Leveraged / Untradeable |
| 2 | STEPFUN | 1W | +311.56% | 4.916 | 50.00% | 84.92% | 4 | Highest PF — 4 Trades Only |
| 3 | STEPFUN MACD | 1W | +96,797.50% | 8.342 | 57.14% | 57.36% | 21 | Best STEPFUN: PF 8.342 + 57% DD |
| 4 | STEPFUN Vol | 1W | +96,415.70% | 2.849 | 60.87% | 87.24% | 23 | #2 P&L% & PF w/ <100% DD |
| 5 | STEPFUN MACD | 1M | +88,913.78% | 14.592 | 60.00% | 122.32% | 5 | Record PF (14.592) — 5 Trades |
| 6 | STEPFUN EMA | 2D | +115,353.02% | 1.807 | 50.65% | 36.97% | 77 | Best 2D: PF 1.807 + 37% DD (Record Low) |
| 7 | STEPFUN EMA | 1D | +110,015.92% | 1.51 | 35.47% | 78.43% | 172 | 3rd DAILY WINNER (PF 1.51) |
| 8 | STEPFUN Vol | 1D | +87,303.91% | 2.011 | 46.88% | 555.17% | 64 | 1st DAILY WINNER |
| 9 | STEPFUN MACD | 1D | +76,864.88% | 1.767 | 44.20% | 66.85% | 138 | 2nd DAILY WINNER (PF 1.767) |
| 10 | STEPFUN EMA | 1W | +75,458.75% | 2.527 | 45.45% | 114.96% | 22 | PF 2.527 Weekly |
| 11 | STEPFUN EMA | 4H | +70,356.58% | 1.153 | 31.62% | 172.06% | 702 | 702 Trades (Most Significant STEPFUN) |
| 12 | STEPFUN Vol | 1M | +68,269.00% | — | — | 28.38% | 0 | 0 Trades / Artifact |
| 13 | STEPFUN Vol | 15m | +26,457.25% | 1.87 | 53.85% | 3,987% | 26 | Leveraged Winner |
| 14 | STEPFUN Ich | 4H | +56,621.64% | 1.342 | 37.74% | 398.74% | 106 | Best STEPFUN 4H (PF 1.342) |
| 15 | STEPFUN BB | 4H | +22,427.70% | 1.115 | 43.35% | 87.87% | 496 | 496 Trades, 88% DD |
| 16 | STEPFUN EMA | 1M | +19,019.77% | 0.689 | 50.00% | 376% | 6 | PF<1 / Open Position Artifact |
| 17 | STEPFUN Ich | 2D | +17,230.87% | 1.804 | 41.67% | 574.36% | 12 | PF 1.804 (12 Trades) |
| 18 | STEPFUN Ich | 1W | +13,105.63% | 0 | 0.00% | 39,746% | 1 | PF 0 / Open Position Artifact |
| 19 | STEPFUN Ich | 15m | +9,499.45% | 1.094 | 33.85% | 3,045% | 130 | 2nd Sub-4H STEPFUN Winner |
| 20 | STEPFUN BB | 1D | +3,479.11% | 2.063 | 45.00% | 133.71% | 20 | 4th DAILY WINNER (Highest PF 2.063) |
| 21 | STEPFUN MACD | 2D | +2,456.58% | 1.012 | 48.44% | 99.82% | 64 | Razor-Thin Edge (PF 1.012) |
| 22 | STEPFUN RSI2 | 2D | +2,392.29% | 1.232 | 54.84% | 247.32% | 31 | Profitable 2D (Leveraged) |
| 23 | GROK | 1H | +124.80% | 1.132 | 33.78% | 19.87% | 962 | #1 Tradeable — 2×ed capital ($1M) |
| 24 | GROK | 4H | +79.27% | 1.06 | 32.90% | 38.16% | 1,450 | #2 — 1,450 trades, 9yr ($1M) |
| 25 | GROK | 30m | +42.82% | 1.123 | 35.97% | 18.26% | 442 | #3 P&L% ($1M) |
| 26 | GROK | 45m | +24.28% | 1.041 | 33.85% | 27.55% | 774 | #4 — 774 trades ($1M) |
| 27 | KIMI | 1H | +12.93% | 1.388 | 42.62% | 4.39% | 237 | Best PF + Low DD ($10K) |
| 28 | Break of Structure | 1W | +11.81% | 1.289 | 48.84% | 9.87% | 44 | Best Weekly P&L |
| 29 | Bollinger Squeeze | 1W | +8.38% | 1.81 | 57.14% | 3.60% | 15 | Best PF (Weekly) |
| 30 | KIMI | 45m | +7.53% | 1.287 | 41.15% | 2.36% | 192 | Best Risk-Adjusted |
| 31 | EMA Crossover | 1W | +7.05% | 1.539 | 50.00% | 6.62% | 17 | Best WR/DD Balance |
| 32 | KIMI | 4H | +6.11% | 1.138 | 41.95% | 4.13% | 329 | Best 4H (9yr, 329 trades) |
| 33 | Connors RSI-2 | 1W | +5.62% | 1.207 | 36.00% | 10.44% | 26 | Solid |
| 34 | CURSOR Auto-Detect | 1W | +5.07% | 1.056 | 43.75% | 58.32% | 33 | 3rd Engine Weekly Win |
| 35 | Supertrend | 1W | +4.07% | 1.219 | 42.86% | 8.98% | 14 | Weekly Wins |
| 36 | VWAP Reversion | 1M | +3.72% | — | 100% | 0.32% | 2 | Record Low DD |
| 37 | KIMI | 30m | +3.69% | 1.219 | 34.01% | 2.85% | 147 | Safe 30m ($10K) |
| 38 | Bollinger Squeeze | 1M | +3.33% | — | 100% | 0.90% | 1 | 1 Trade |
| 39 | GROK | 10s | +2.54% | — | 100% | 1.16% | 2 | 2 Trades ($1M) |
| 40 | EMA Crossover | 1M | +2.48% | 1.207 | 60.00% | 7.77% | 5 | Low Sample |
| 41 | CURSOR MC | 1H | +2.46% | 1.267 | 20.37% | 5.46% | 54 | 3rd Profitable 1H |
| 42 | GROK | 5s | +2.07%* | — | — | 0.77% | 0 | 0 Trades / Open Pos ($1M) |
| 43 | Multi-Consensus | 4H | +2.40% | 1.089 | 40.09% | 3.05% | 217 | Best Claude* 4H |
| 44 | Bollinger Squeeze | 4H | +2.11% | 1.053 | 39.42% | 3.16% | 345 | Best Sample + Low DD |
| 45 | Ichimoku Cloud | 4H | +1.80% | 1.036 | 36.86% | 7.99% | 350 | 4th 4H Winner |
| 46 | CURSOR MC | 2D | +1.63% | — | 100% | 1.34% | 2 | 2 Trades (14.5 yrs) |
| 47 | SFP | 1M | +1.54% | 1.202 | 33.33% | 3.65% | 7 | 6 Trades |
| 48 | Ichimoku Cloud | 1W | +1.40% | 1.125 | 45.45% | 5.39% | 12 | Lowest Weekly DD |
| 49 | Connors RSI-2 | 4H | +1.37% | 1.011 | 35.39% | 11.59% | 893 | Break-Even |
| 50 | GROK | 30s | +0.75% | 0.752 | 58.33% | 3.97% | 12 | PF<1, Open Pos ($1M) |
| 51 | KIMI | 15m | +0.23% | 1.005 | 31.51% | 3.65% | 146 | Break-Even+ (1st green 15m) |
| 52 | Multi-Consensus | 1W | −1.84% | 0.726 | 42.86% | 5.69% | 8 | Too Few Trades |
| 53 | CURSOR MC | 4H | −0.60% | 0.918 | 15.91% | 5.27% | 44 | Near Break-Even |
| 54 | GROK | 15m | −0.86% | 0.988 | 32.47% | 23.25% | 308 | Near B/E, huge DD ($1M) |
| 55 | GROK | 5m | −1.86% | 0.966 | 33.74% | 22.74% | 163 | Losing, huge DD ($1M) |
| 56 | CURSOR MC | 1D | −3.71% | 0 | 0.00% | 6.19% | 7 | Daily Curse |
| 57 | VWAP Reversion | 4H | −4.88% | 0.624 | 23.88% | 8.16% | 67 | Losing |
| 58 | Multi-Consensus | 1H | −5.09% | 0.66 | 34.71% | 5.70% | 291 | Losing |
| 59 | CURSOR MC | 3m | −5.21% | 0.027 | 1.41% | 5.35% | 71 | Noise |
| 60 | Multi-Consensus | 30s | −5.54% | 0.003 | 1.05% | 5.54% | 287 | Noise |
| 61 | Multi-Consensus | 3m | −5.55% | 0.087 | 13.06% | 5.57% | 268 | Noise |
| 62 | Multi-Consensus | 1m | −7.03% | 0.053 | 8.78% | 7.08% | 353 | Noise |
| 63 | Ichimoku Cloud | 15m | −7.85% | 0.428 | 29.33% | 7.96% | 433 | Losing |
| 64 | Supertrend | 30m | −8.56% | 0.599 | 35.43% | 8.88% | 525 | Losing |
| 65 | Supertrend | 4H | −8.96% | 0.863 | 34.98% | 10.48% | 446 | Losing |
| 66 | EMA Crossover | 4H | −10.24% | 0.884 | 34.51% | 10.94% | 649 | Losing |
| 67 | Supertrend | 15m | −11.51% | 0.377 | 29.95% | 11.55% | 621 | Losing |
| 68 | Ichimoku Cloud | 45m | −11.39% | 0.568 | 32.53% | 12.11% | 501 | Losing |
| 69 | CURSOR MC | 30s | −12.19% | 0.002 | 1.39% | 12.19% | 144 | Pure Noise |
| 70 | Ichimoku Cloud | 1H | −12.52% | 0.608 | 33.11% | 12.84% | 589 | Losing |
| 71 | CURSOR MC | 1m | −12.93% | 0.141 | 7.77% | 12.94% | 193 | Catastrophic |
| 72 | GROK | 1D | −10.47% | 0.914 | 31.47% | 39.76% | 232 | Daily Curse #13 ($1M) |
| 73 | GROK | 1W | −12.93% | 0.387 | 35.71% | 17.33% | 14 | Wk Edge Broken ($1M) |
| 74 | GROK | 2D | −18.51% | 0.693 | 28.89% | 30.72% | 90 | Catastrophic ($1M) |
| 75 | EMA Crossover | 1H | −16.64% | 0.646 | 33.33% | 17.00% | 966 | Losing |
| 76 | Supertrend | 1H | −17.49% | 0.547 | 29.33% | 17.52% | 675 | Losing |
| 77 | VWAP Reversion | 1H | −17.51% | 0.7 | 32.05% | 17.76% | 958 | Losing |
| 78 | RSI Divergence | 1H | −17.72% | 0.751 | 33.84% | 18.72% | 1,188 | Losing |
| 79 | SFP | 1H | −17.77% | 0.663 | 31.66% | 18.54% | 957 | Losing |
| 80 | Supertrend | 1M | −19.99% | 0.153 | 14.29% | 22.78% | 8 | Losing |
| 81 | SFP | 1W | −19.96% | 0.34 | 26.09% | 19.96% | 24 | Weekly Loser |
| 82 | SFP | 4H | −24.55% | 0.774 | 32.37% | 26.73% | 760 | Losing |
| 83 | BoS | 15m | −25.33% | 0.353 | 27.63% | 25.33% | 1,332 | Losing |
| 84 | BoS | 1H | −25.71% | 0.662 | 32.63% | 26.60% | 1,459 | Losing |
| 85 | RSI Divergence | 4H | −26.36% | 0.799 | 31.05% | 28.45% | 921 | Losing |
| 86 | SFP | 1D | −26.21% | 0.654 | 35.96% | 35.29% | 178 | Catastrophic |
| 87 | RSI Divergence | 1W | −26.98% | 0.288 | 12.82% | 29.12% | 40 | Weekly Loser |
| 88 | Multi-Consensus | 1D | −27.70% | 0.33 | 46.00% | 35.05% | 51 | Catastrophic |
| 89 | MACD Momentum | 1H | −28.88% | 0.681 | 32.44% | 29.07% | 2,087 | Losing |
| 90 | MACD Momentum | 30s | −29.73% | 0.004 | 1.21% | 29.73% | 1,738 | Noise |
| 91 | MACD Momentum | 4H | −31.10% | 0.836 | 32.45% | 37.57% | 1,470 | Losing |
| 92 | BoS | 1m | −33.70% | 0.1 | 11.87% | 33.70% | 1,930 | Noise |
| 93 | SFP | 30s | −4.56% | 0.02 | 4.02% | 4.56% | 224 | Noise |
| 94 | Supertrend | 1D | −47.46% | 0.277 | 33.33% | 49.76% | 111 | Catastrophic |
| 95 | Bollinger Squeeze | 1D | −55.55% | 0.178 | 35.96% | 58.17% | 89 | Catastrophic |
| 96 | Ichimoku Cloud | 1D | −56.07% | 0.182 | 27.63% | 58.59% | 76 | Catastrophic |
| 97 | Connors RSI-2 | 1D | −59.39% | 0.394 | 28.34% | 60.46% | 247 | Catastrophic |
| 98 | BoS | 1D | −79.39% | 0.223 | 36.99% | 84.05% | 319 | Catastrophic |
| 99 | RSI Divergence | 1D | −81.97% | 0.031 | 20.69% | 97.34% | 319 | Catastrophic |
| 100 | Ichimoku Cloud | 1M | −2.03% | 0.727 | 25.00% | 6.44% | 4 | Barely − |
| 101 | STEPFUN | 1D | −372.15% | 0.947 | 28.57% | 765.94% | 28 | Daily Curse #14 (Leveraged) |
| 102 | STEPFUN | 4H | −12,947% | 0.814 | 36.67% | 1,973% | 240 | Leveraged Ruin |
| 103 | STEPFUN | 1m | −26,923% | 0.551 | 26.55% | 1,915% | 177 | Leveraged Ruin |
| 104 | STEPFUN | 30m | −26,868% | 0.845 | 35.37% | 2,900% | 246 | Leveraged Ruin |
| 105 | STEPFUN | 5m | −32,823% | 0.636 | 28.11% | 33,834% | 185 | Record DD ($10K) |
| 106 | STEPFUN | 45m | −47,889% | 0.801 | 34.55% | 5,424% | 382 | Leveraged Ruin |
| 107 | STEPFUN RSI2 | 1W | −292% | 0.056 | 16.67% | 1,568% | 6 | Lowest PF in Report |
| 108 | STEPFUN RSI2 | 1D | −16,935% | 0.205 | 41.67% | 3,324% | 60 | Daily Curse #15 |
| 109 | STEPFUN RSI2 | 4H | −23,907% | 0.715 | 38.34% | 5,798% | 313 | Leveraged Ruin |
| 110 | STEPFUN RSI2 | 15m | −84,097% | 0.325 | 15.04% | 3,638% | 419 | Leveraged Ruin |
| 111 | STEPFUN Vol | 4H | −15,013% | 0.959 | 35.26% | 369% | 312 | Near B/E (Leveraged) |
| 112 | STEPFUN Vol | 3m | −17,854% | 0.31 | 33.33% | 1,231% | 6 | Leveraged Ruin |
| 113 | STEPFUN Vol | 45m | −26,337% | 0.909 | 39.39% | 396% | 198 | Near B/E (Leveraged) |
| 114 | STEPFUN Vol | 5m | −35,655% | 0.268 | 38.46% | 42,057% | 13 | Leveraged Ruin |
| 115 | STEPFUN Vol | 30m | −55,992% | 0.697 | 34.07% | 6,847% | 91 | Leveraged Ruin |
| 116 | STEPFUN Vol | 1H | −58,307% | 0.825 | 34.12% | 3,166% | 255 | Leveraged Ruin |
| 117 | STEPFUN Vol | 1W | −105,170% | 0.035 | 22.22% | 3,092% | 9 | Leveraged Ruin |
| 118 | STEPFUN MACD | 4H | −12,232% | 0.958 | 34.67% | 162% | 597 | Near B/E (Leveraged) |
| 119 | STEPFUN MACD | 45m | −72,713% | 0.791 | 30.37% | 4,587% | 754 | Leveraged Ruin |
| 120 | STEPFUN MACD | 1H | −85,843% | 0.765 | 28.81% | 1,456% | 847 | Leveraged Ruin |
| 121 | STEPFUN MACD | 30m | −101,654% | 0.613 | 26.36% | 103,676% | 588 | Leveraged Ruin |
| 122 | STEPFUN MACD | 5m | −122,095% | 0.292 | 15.43% | 27,926% | 713 | Leveraged Ruin |
| 123 | STEPFUN MACD | 3m | −132,656% | 0.224 | 14.76% | 132,656% | 752 | Leveraged Ruin |
| 124 | STEPFUN MACD | 15m | −148,165% | 0.473 | 18.62% | 151,644% | 709 | Leveraged Ruin |
| 125 | STEPFUN EMA | 1H | −123,169% | 0.791 | 25.12% | 2,159% | 1,067 | Leveraged Ruin |
| 126 | STEPFUN EMA | 30m | −122,874% | 0.723 | 24.42% | 1,480% | 778 | Leveraged Ruin |
| 127 | STEPFUN EMA | 45m | −129,677% | 0.787 | 26.73% | 6,421% | 984 | Leveraged Ruin |
| 128 | STEPFUN EMA | 15m | −139,097% | 0.643 | 24.58% | 6,396% | 891 | Leveraged Ruin |
| 129 | STEPFUN EMA | 5m | −146,323% | 0.43 | 16.54% | 5,876% | 889 | Leveraged Ruin |
| 130 | STEPFUN EMA | 3m | −156,414% | 0.347 | 17.27% | 32,519% | 909 | Leveraged Ruin |
| 131 | STEPFUN EMA | 1m | −190,465% | 0.252 | 14.71% | 64,951% | 1,224 | NEW Worst P&L% in Report |
| 132 | STEPFUN BB | 2D | −7.89% | 0 | 0.00% | 7.90% | 1 | 1 Trade Only |
| 133 | STEPFUN BB | 30s | −5,402% | 0.419 | 20.00% | 241% | 10 | Leveraged Ruin |
| 134 | STEPFUN BB | 1m | −14,104% | 0.725 | 30.65% | 588% | 62 | Leveraged Ruin |
| 135 | STEPFUN BB | 5m | −18,153% | 0.783 | 31.87% | 3,263% | 91 | Leveraged Ruin |
| 136 | STEPFUN BB | 45m | −19,135% | 0.961 | 37.43% | 245% | 561 | Near B/E (PF 0.961) |
| 137 | STEPFUN BB | 3m | −23,867% | 0.643 | 27.78% | 24,576% | 72 | Leveraged Ruin |
| 138 | STEPFUN BB | 1H | −26,660% | 0.947 | 36.57% | 841% | 722 | Near B/E (PF 0.947) |
| 139 | STEPFUN BB | 30m | −32,812% | 0.907 | 35.31% | 511% | 337 | Near B/E (PF 0.907) |
| 140 | STEPFUN BB | 15m | −51,258% | 0.769 | 31.50% | 3,023% | 200 | Leveraged Ruin |
| 141 | STEPFUN Ich | 1D | −8,659% | 0.88 | 50.00% | 266% | 24 | Daily Loss #16 (PF 0.88) |
| 142 | STEPFUN Ich | 30s | −19,550% | 0.289 | 19.08% | 1,894% | 131 | Leveraged Ruin |
| 143 | STEPFUN Ich | 1m | −22,346% | 0.516 | 27.27% | 2,403% | 154 | Leveraged Ruin |
| 144 | STEPFUN Ich | 30m | −24,244% | 0.827 | 30.33% | 12,438% | 122 | Near B/E (PF 0.827) |
| 145 | STEPFUN Ich | 3m | −26,557% | 0.531 | 22.90% | 33,867% | 131 | Leveraged Ruin |
| 146 | STEPFUN Ich | 5m | −26,666% | 0.629 | 25.19% | 28,640% | 131 | Leveraged Ruin |
| 147 | STEPFUN Ich | 1H | −28,203% | 0.867 | 30.50% | 388% | 200 | Near B/E (PF 0.867) |
| 148 | STEPFUN Ich | 45m | −69,638% | 0.697 | 32.90% | 10,642% | 155 | Leveraged Ruin |
| 149 | VIX Spike Reversal | All | — | — | — | — | 0 | Bug (Fixed) |
Finding #1: STEPFUN Triple EMA 2D is the safest leveraged result: +115,353%, PF 1.807, only 37% DD.
Triple_EMA_STEPFUN on the 2D timeframe produced +115,353% with PF 1.807 and only 36.97% drawdown — the lowest DD of any leveraged STEPFUN winner. 77 trades, 50.65% WR over 14.5 years. At 50% sizing: ~57,677% with ~18% DD. MACD Weekly (PF 8.342, 57% DD, 21 trades) remains the highest-PF weekly result. MACD Monthly holds the record PF at 14.592. GROK 1H (+124.80%) remains the #1 non-leveraged result. The leaderboard has three tiers: STEPFUN (leveraged/theoretical), GROK (aggressive growth), KIMI (disciplined trading).
Finding #2: THE DAILY CURSE IS QUADRUPLY BROKEN — 4 winners out of 21 daily tests.
Four STEPFUN variants cracked the daily timeframe: BB Squeeze Daily: +3,479% (PF 2.063 — highest daily PF). Volume Spike: +87,304% (PF 2.011). MACD Crossover: +76,865% (PF 1.767, 138 trades). Triple EMA: +110,016% (PF 1.51, 172 trades). Ichimoku Cloud’s daily nearly broke even (PF 0.88, 50% WR, 24 trades) but did not clear the bar. The daily record is now 17 losses, 4 wins — 100% of daily winners are STEPFUN variants. Bollinger squeeze (volatility expansion) produces the strongest daily edge.
Finding #3: KIMI (5/5) and GROK (2/7 meaningful) — newer engines dramatically outperform.
KIMI produced positive returns on every timeframe tested (15m–4H): 5/5 with DD under 4.4%. GROK produced 2 meaningful winners (30m, 45m) but 5 losers/artifacts on sub-15m. Claude* went 14/51. CURSOR: 2/12. ANTIGRAVITY: 1/29. The newer multi-indicator engines (KIMI, GROK) outperform the older single-strategy engines (Claude*, ANTIGRAVITY) by a wide margin. KIMI is the safest; GROK is the most aggressive.
Finding #4: Low trade counts on weekly remain the Achilles' heel.
Weekly winners range from 7 trades (Multi-Consensus) to 43 (BoS). The 100-trade statistical significance threshold is only met by BoS. All other weekly results — including the best PF (BB at 1.81) — are directional signals, not statistical proof. Forward test on paper for 6–12 months minimum.
Finding #5: The ANTIGRAVITY engine is fundamentally broken.
29 backtests across 8 strategies produced exactly one marginal winner: MACD+RSI 4H (+0.68%, PF 1.006). Every other result lost 28–100% of capital. The Claude* engine produced 14 profitable results from 51 backtests; ANTIGRAVITY produced 1 from 29. The difference is likely in position sizing, risk management, or signal thresholds — the ANTIGRAVITY engine should be abandoned or fundamentally rewritten before further testing.
Finding #6: KIMI sets the new drawdown standard — 2.36%–4.39% across all timeframes.
Claude* weekly strategies kept DD under 11% (BB 3.60%, Ichimoku 5.39%, EMA 6.62%, Supertrend 8.98%, BoS 9.87%, RSI-2 10.44%). KIMI beats them all: 45m at 2.36%, 30m at 2.85%, 15m at 3.65%, 4H at 4.13%, 1H at 4.39%. For comparison, the CURSOR engine produced 58.32% DD even on its profitable weekly result. KIMI’s consistent sub-5% DD across every timeframe is the hallmark of precisely calibrated position sizing.
Finding #7: CROSS-TIMEFRAME CONSISTENCY — separating real edge from lucky flukes.
A strategy profitable on a single timeframe might be a statistical accident. A strategy profitable on 4+ consecutive timeframes is almost certainly capturing a real market inefficiency. This table ranks every engine/variant by cross-timeframe consistency:
| Engine / Variant | Win/Test | Win Rate | Winning Timeframes | Consecutive Band | Grade |
|---|---|---|---|---|---|
| KIMI | 5/5 | 100% | 15m, 30m, 45m, 1H, 4H | 15m–4H (5 consecutive) | A+ |
| GROK | 4/12 | 33% | 30m, 45m, 1H, 4H | 30m–4H (4 consecutive) | A |
| STEPFUN EMA | 4/12 | 33% | 4H, 1D, 2D, 1W | 4H–1W (4 consecutive) | A |
| STEPFUN MACD | 4/11 | 36% | 1D, 2D, 1W, 1M | 1D–1M (4 consecutive) | A− |
| STEPFUN Vol Spike | 3/11 | 27% | 15m, 1D, 2D | 1D–2D (2 consec.) + isolated 15m | B |
| Claude* (aggregate) | ~14/51 | 27% | Mostly 1W + 4H strategies | 1W dominant (6 strategies win on 1W) | B |
| STEPFUN BB Squeeze | 2/11 | 18% | 4H, 1D | 4H–1D (2 consecutive) | B− |
| STEPFUN Ich Cloud | 3/12 | 25% | 15m, 4H, 2D | No consecutive pair (all gapped) | C+ |
| STEPFUN Ensemble | 2/8 | 25% | 1H, 1W | Gap at 4H | C+ |
| CURSOR | 2/12 | 17% | 1W (Auto-Detect), 1H (MC) | Different sub-engines | C |
| STEPFUN RSI2 | 1/5 | 20% | 2D | Single timeframe only | D |
| ANTIGRAVITY | 1/29 | 3% | 4H (barely, PF 1.006) | Single marginal TF | F |
Key consistency insights:
The 30m–4H band is the universal sweet spot. KIMI wins on all five TFs in this range (15m–4H). GROK wins on all four from 30m–4H. Every engine that produces consecutive winners includes at least part of this band. Below 30m, noise dominates. Above 4H, only STEPFUN leveraged strategies survive (and need position sizing reduction).
Consecutive wins >> scattered wins. STEPFUN Ichimoku Cloud has 3 winners (15m, 4H, 2D) but they are all gapped — it loses at 30m, 45m, 1H, and 1D between them. This “Swiss cheese” pattern is less trustworthy than Triple EMA’s solid 4H–1W band. A strategy that works on 4H and 1D and 2D and 1W proves the edge scales smoothly across time horizons. A strategy that works on 15m and 4H but not 30m/45m/1H suggests timeframe-specific curve fitting.
KIMI is the only engine with 100% win rate across all tested TFs. No other engine or variant comes close. GROK achieves 100% within its 30m–4H band, but 0/8 outside it. KIMI was only tested on 5 timeframes (15m–4H), so expanding testing to 5m, 1D, and 1W would either confirm or dethrone its dominance. KIMI’s 5/5 consistency is the single strongest evidence of genuine edge in this entire 179-backtest report.
High-PF flukes vs. steady edge. STEPFUN MACD Monthly (PF 14.592, 5 trades) is an extreme outlier — spectacular but statistically fragile. KIMI 1H (PF 1.388, 237 trades) is modest but rock-solid. For actual trading, the consistent moderate edge beats the spectacular fluke every time.
| Strategy | Bug | Impact | Status |
|---|---|---|---|
| VIX Spike Reversal | Used RSI(14) < 25 AND close > EMA(50) — contradictory conditions that never fire on BTC |
0 trades on all timeframes | Fixed → ATR percentile > 90 + RSI(2) + EMA(200) |
| MACD Momentum | mh > 0 is tautological at a bullish MACD crossover — no actual filter |
1,738 trades in 8 days on 30s; losing everywhere | Fixed → RSI(14) filter + histogram accel + EMA(200) trend |
Recommendations for Simpleton v0.02 based on what this testing revealed.
The single most impactful change would be auto-adjusting strategy parameters based on chart timeframe. The current script uses identical TP/SL multipliers, ATR periods, and exit thresholds whether on 30s or 1W. A timeframe.in_seconds() check could route to optimized parameter sets:
Example: On 1W, widen TP to 4–5x ATR and SL to 2–2.5x ATR. On 4H, tighten to 2x/1x. On 1H and below, disable strategies that underperform (EMA Crossover, Bollinger Squeeze) and default to mean-reversion only.
Daily BTC destroyed the original Claude*/ANTIGRAVITY/CURSOR/GROK engines universally. But 4 STEPFUN variants broke through (Vol Spike PF 2.011, MACD PF 1.767, Triple EMA PF 1.51, BB Squeeze PF 2.063). The daily record is now 17 losses, 4 wins out of 21 tests — still hostile, but not hopeless.
What the winners share: All 4 daily winners are STEPFUN variants using trend-following or volatility-expansion approaches with opposite-signal exits and position sizing at 100%. The winners use MACD crossover, triple EMA trend filters, volume spikes, and Bollinger squeezes — strategies that wait for strong directional conviction before entering. The losers tend to be mean-reversion or indicator-threshold strategies that fight the trend.
Recommendation: On daily BTC, restrict to trend-following strategies only. Combine with an ADX > 25 trend strength filter and a tighter time exit (10 bars instead of 50). Consider long-only mode (BTC's secular uptrend means shorting daily fights the macro).
The script already computes regime (Trending/Ranging/Volatile/Quiet) but doesn't gate strategy execution by it. A significant improvement: only allow trend strategies (EMA, MACD, Supertrend, Ichimoku) to fire in Trending regimes, and mean-reversion (RSI-2, Z-Score, BB, VWAP) in Ranging regimes. This would dramatically reduce false signals in hostile conditions.
All current results are in-sample. The strategy was tested on the same data it was designed around. A proper v0.02 should include walk-forward analysis — optimize on 2011–2020, validate on 2020–2026. TradingView doesn't support this natively, but the Python backtesting tool (backtest_cursor.py) could be extended with rolling-window optimization using vectorbt or backtrader.
Currently all signals trade 10% of equity regardless of strength level (L1–L5). A v0.02 should scale position size with conviction: L1–L2 at 5% (or paper-only), L3 at 10%, L4 at 15%, L5 at 20%. This alone would improve risk-adjusted returns by concentrating capital on the highest-quality setups.
All testing was on BTCUSD only. The weekly Bollinger Squeeze result (1.81 PF) needs validation on ETH, SOL, BNB, and at least one equity (SPY/QQQ) before deploying. BTC-specific biases (halving cycles, institutional adoption) may not transfer. The backtest_cursor.py tool supports multi-symbol testing and should be used for this.
The Multi-Consensus mode counts votes across all 11 strategies, but several are highly correlated (EMA+RSI and MACD+RSI both use RSI(14) and moving average crosses). The correlation caps in the CURSOR version attempt this, but a more rigorous approach would weight votes by the Pearson correlation between strategy return streams, ensuring that three correlated trend strategies don't outvote two independent mean-reversion signals.
All 11 strategies and Multi-Consensus have now been tested. The Claude* engine's full roster is documented. Key untapped potential: (1) Lower the Multi-Consensus weekly threshold to Min Agree = 2 — the current 3-vote minimum produces only 7 trades in 14 years; (2) Re-test VWAP Reversion on 5m–15m (its natural intraday habitat); (3) Test BB Squeeze and BoS with optimized TP/SL on weekly (currently default 2x/1x ATR). The ANTIGRAVITY engine is a separate codebase that should be rewritten before further testing — its 28/29 losing backtests indicate a systemic flaw, not parameter tuning issues.
Research and education only — not financial advice. Past performance does not guarantee future results. Paper trade 3–6 months minimum before risking real capital.
Quick Start Guide · All Updates · Main Site
© Elton Aguiar — findtorontoevents.ca · Feb 21, 2026